|
|
(21), (22) Заявка: 2009131944/11, 25.08.2009
(24) Дата начала отсчета срока действия патента:
25.08.2009
(46) Опубликовано: 20.09.2010
(56) Список документов, цитированных в отчете о поиске:
ЕР 0047222 А1, 17.03.1983. GB 1215759 А, 16.12.1970. US 3800917 А, 02.04.1974. DE 922396 С, 13.01.1955. DE 1754383 U, 17.10.1957. DE 569607 C, 06.02.1933. RU 77831 U1, 10.11.2008. SU 1193029 А1, 23.11.1985.
Адрес для переписки:
111524, Москва, ул. Перовская, 10/2, кв.104, В.Ю. Ахметову
|
(72) Автор(ы):
Ахметов Владимир Юрьевич (RU), Куренков Владимир Владимирович (RU), Родионов Сергей Александрович (RU)
(73) Патентообладатель(и):
Ахметов Владимир Юрьевич (RU), Куренков Владимир Владимирович (RU), Родионов Сергей Александрович (RU)
|
(54) МНОГООБОРОТНОЕ УСТРОЙСТВО ДЛЯ ФИКСАЦИИ КОЛЕСНОЙ ТРАНСПОРТНОЙ ТЕХНИКИ, ПЕРЕВОЗИМОЙ НА ЖЕЛЕЗНОДОРОЖНОЙ ПЛАТФОРМЕ
(57) Реферат:
Изобретение относится к транспортной технике, а именно к устройствам для фиксации перевозимой техники на железнодорожных платформах. Многооборотное устройство для фиксации колесной транспортной техники, перевозимой на железнодорожной платформе, содержит комплект упоров. Минимальный комплект упоров содержит два продольных (2) и два поперечных (1) упора. Каждый поперечный упор состоит из основания в виде плиты и боковой опоры, расположенной на одном конце основания. Часть основания вне боковой опоры содержит расположенные с противоположной его поверхности относительно боковой опоры заостренные шипы. Продольный упор содержит по меньшей мере два ребра, основание и кожух, выполненный в виде полосы. На нижней поверхности основания продольного упора с противоположной стороны относительно расположения ребер и кожуха, закреплены ножи, плоскости которых направлены перпендикулярно либо близко к перпендикулярному направлению к плоскости основания, заостренными частями в направлении от основания. Нож выполнен в виде пластины с одной заостренной большей стороной, в основании выполнены прямоугольные отверстия, длина которых на 5-20% превышает длину большей стороны ножа. Изобретение повышает надежность фиксации и упрощает эксплуатацию устройства. 11 з.п. ф-лы, 13 ил.
Изобретение относится к транспортным средствам, а именно к устройствам, обеспечивающим возможность и эффективность универсальных перевозок легкой и тяжелой транспортной техники железнодорожным транспортом за счет самофиксации перевозимой техники на железнодорожных платформах.
Известно устройство для фиксации колес перевозимого на транспортном средстве (ТС) автомобиля (патент РФ 2342262, В60Р 3/073, В60Р 3/075, 27.12.2008, Бюл. 36), содержащее упор, выполненный в виде коробки треугольной формы с двумя стенками, выступающими по бокам с одной стороны, имеющими отгиб в сторону от упора для защиты колеса автомобиля от повреждений и предотвращения перемещения его колес; первый фиксатор для ограничения перемещения упора, закрепленный на гибкой связи, которая закреплена на упоре, направляющую трубу для перемещения упора, на которой жестко закреплены два ограничителя перемещения упора, один из которых выполнен в виде шайбы, установленной на некотором расстоянии от края направляющей трубы, а другой – в виде ручки, также установленной на расстоянии от другого края направляющей трубы для установки и фиксации вторым фиксатором упомянутого устройства фиксации в отверстиях направляющих, которые расположены параллельно по две около каждого колеса перевозимого автомобиля на протяжении всего пола транспортного средства на расстоянии менее длины направляющей трубы и закреплены на полу транспортного средства, при этом упомянутый второй фиксатор для блокирования соскакивания устройства фиксации колес перевозимого автомобиля с направляющих прикреплен к ручке или ко второй гибкой связи, которая закреплена на ручке, а гибкие связи выполнены в виде троса или цепи [1].
Также известно устройство для фиксации колес перевозимого на ТС автомобиля (патент РФ 2342262, В60Р 3/073, В60Р 3/075, 27.12.2008, Бюл. 36), содержащее трубу с ручкой, имеющей первый стопор в виде штыря для фиксации трубы относительно направляющих, расположенных параллельно по две около каждого колеса перевозимого автомобиля на протяжении всего пола транспортного средства на расстоянии менее длины трубы и закрепленных на полу транспортного средства, первый рычаг с упором, свободно установленный на трубе и фиксируемый относительно нее расположенными по обе стороны шайбой, закрепленной на трубе, и вторым стопором, размещенным на втулке, свободно установленной на трубе, на первом рычаге шарнирно установлен корпус в виде швеллера и второй рычаг, на корпусе шарнирно установлены два дополнительных рычага, шарнирно связанных со вторым рычагом и цапфой, при этом на первом рычаге шарнирно установлен винт, взаимодействующий с гайкой, установленной с возможностью вращения в цапфе, а упор выполнен повторяющим по форме часть колеса автомобиля и имеющим боковую поддержку [2].
Известные устройства позволяют фиксировать перевозимое на железнодорожной платформе ТС (автомобиль) от перемещения его как в продольном, так и в поперечном направлениях для автомобилей с различным типоразмером и шириной колес. Также известные устройства позволяют закреплять перевозимый автомобиль одним комплектом, состоящим из 4-х устройств, в том числе позволяет фиксировать автомобили с низкой посадкой.
Недостатками известных устройств являются низкие функциональные возможности по причине необходимости установки специализированного дорогостоящего пола ж/д платформы, содержащего ряд продольных направляющих и узлы их фиксации. Наличие направляющих, содержащих расположенные в них с определенным шагом дискретности отверстия, снижает надежность фиксации ТС по причине ослабления, таким образом, прочности направляющих, особенно с уменьшением шага дискретности отверстий. Увеличение шага дискретности приводит к снижению функциональных возможностей фиксации ТС на ж/д платформе и точности фиксации по причине возможности использования только определенных мест на полу платформы, обусловленных расположением отверстий на направляющих. Также высокая степень унификации упоров для закрепления ТС как в продольном, так и поперечном направлениях, обусловливает неэкономное расходование ресурсов известных устройств, в связи с тем что активно работает только часть каждого упора.
Известно также якорное устройство (а.с. СССР 1357285, В60Т 3/00, 7.12.1987, Бюл. 45), содержащее верхнюю и нижнюю опорные плиты, шарнирно соединенные с одного края, и механизм подъема верхней плиты над нижней, причем на верхней плите выполнены грунтозацепы, проходящие в отверстия, выполненные в нижней плите; устройство снабжено закрепленным на нижней опорной плите упором под колесо транспортного средства, грунтозацепы выполнены разновысокими и расположены в шахматном порядке, а механизм подъема образован телескопическими узлами, жестко связанными с нижней опорной плитой и шарнирно – с верхней, при этом верхний элемент каждого телескопического узла отжат от нижней опорной плиты пружиной [3].
Недостатками известного устройства являются низкие функциональные возможности по причине применимости устройства для фиксации самоходных шасси только на слабонесущих грунтовых покрытиях с достаточно мягким и рыхлым поверхностным слоем, например при вытаскивании застрявших транспортных средств и невозможности использования для фиксации на ж/д платформах при организации их перевозок ввиду низкой надежности фиксации. Известное устройство позволяет автоматически извлекать его грунтозацепляющие элементы при съезде ТС с опорной плиты устройства, однако именно это не позволяет закрепить ТС полностью от продольных перемещений, так как для обеспечения возможности съезда устройства крепление производится только с одной стороны – спереди или сзади. Выполнение рабочей поверхности фиксирующего упора под прямым углом к опорной плите не позволяет осуществлять переезд всего устройства, что не дает возможности автоматически расфиксировать ТС при закреплении его спереди и сзади относительно продольной оси.
Наиболее близким к предлагаемому устройству является фиксирующий элемент для закрепления ТС на ж/д платформе или в вагоне (ЕР #0047222, 21.08.81, В60Р 7/08, В60Т 3/00), содержащий комплект упоров, каждый из которых состоит из основания в виде плиты, боковой опоры, расположенной на одном конце основания под прямым или близким к прямому углом к нему в продольном и поперечном сечениях основания и выполненной заодно с основанием или отдельно, часть основания вне боковой опоры содержит расположенные с противоположной его поверхности относительно боковой опоры заостренные шипы в перпендикулярном или близком к нему направлении к плоскости основания, на основании и боковой опоре могут быть выполнены ребра жесткости. Кроме того, для повышения унификации упор может содержать прямоугольную пластину, одна малая боковая сторона которой соединена с основанием со стороны расположения боковой опоры, а другая малая боковая сторона соединена с вершиной боковой опоры, последняя содержит внутри перегородки ребра жесткости по форме продольного сечения боковой опоры, оканчивающиеся заостренными выступами, выполненными в виде зубцов или игл и выступающими вниз за поверхность основания со стороны расположения заостренных шипов. Кроме того, для повышения степени унификации каждый упор комплекта может быть выполнен с разделенной боковой опорой так, что сторона одной ее части, обращенной к центру основания, выполнена перпендикулярной либо близкой к перпендикуляру к основанию, а аналогичная сторона второй части боковой опоры выполнена наклонной к основанию [4].
Недостатками известного устройства является низкая эффективность использования, особенно в случае применения унифицированного комплекта, состоящего из одинаковых упоров с разделенной боковой частью, поскольку в каждом упоре, применяемом в продольном и поперечном направлениях, активно работает лишь половина его вследствие его универсальности. Только это при прочих равных размерах и массогабаритных показателях снижает надежность фиксации ТС как минимум вдвое. Кроме того, продольные упоры даже в случае применения комплекта менее унифицированных изделий из-за недостаточности специализации для поперечной и продольной фиксации обладают пониженной надежностью фиксации ТС в связи с тем, что заостренные шипы упора вынесены за контур площади проекции боковой опоры на основание в направлении к наезжающему ТС. В результате этого образуется рычаг, и при продольных усилиях, прикладываемых со стороны ТС к боковой опоре при его транспортировании, на шипы основания действует отрывающая сила, достигающая значительных величин, определяемых массой ТС и возникающими ускорениями при его транспортировании, в особенности во время ударных нагрузок, возникающих при толчках. Это значительно снижает надежность фиксации ТС и сужает функциональные возможности устройств, позволяя перевозить только достаточно легкие ТС.
Целью изобретения является расширение функциональных возможностей и повышение универсальности, позволяющих осуществлять транспортирование как легких, так и тяжелых ТС различных типов, габаритов, с различным числом колесных пар различных типоразмеров, с различной шириной колеи и посадкой при использовании стандартных ж/д платформ без специальной подготовки покрытия пола и без использования дополнительного оборудования; а также повышение надежности фиксации ТС на различных режимах их транспортирования; упрощение эксплуатации устройства и повышение эффективности использования.
Для реализации поставленной цели известный фиксирующий элемент для закрепления ТС на ж/д платформе или в вагоне содержит комплект упоров, причем минимальный комплект содержит два продольных и два поперечных упора, при этом каждый поперечный упор состоит из основания в виде плиты, боковой опоры, расположенной на одном конце основания под прямым или близким к прямому углом к нему в продольном и поперечном сечениях основания и выполненной заодно с основанием или отдельно, часть основания вне боковой опоры содержит расположенные с противоположной его поверхности относительно боковой опоры заостренные шипы в перпендикулярном или близком к нему направлении к плоскости основания, а продольный упор содержит по меньшей мере два ребра, каждое из которых выполнено в виде пластины треугольной, трапецеидальной или близкой к ней формы в плане, предпочтительно с неравными боковыми сторонами, основание в виде плиты и кожух, выполненный в виде полосы, дополнительно рифленым и закреплен поверх ребер, вплотную огибая их свободные от соединения с основанием стороны, на нижней поверхности основания, с противоположной стороны относительно расположения ребер и кожуха, закреплены ножи, плоскости которых направлены перпендикулярно либо близко к перпендикулярному направлению к плоскости основания, заостренными частями в направлении от основания, причем нож выполнен в виде прямоугольной пластины с одной заостренной большей стороной, в основании выполнены прямоугольные отверстия, длина которых на 5-20% превышает длину большей стороны ножа, каждый нож установлен в отверстии так, что острая кромка направлена в сторону от основания, а каждый нож частично утоплен в отверстии с одной стороны по направлению к боковому ребру на 5-20% его ширины, при этом угол наклона острой кромки к плоскости основания в плоскости ножа составляет 5-20°, образуя острый угол. Кроме того, в продольном упоре по меньшей мере одна из боковых сторон ребра, свободная от закрепления на основании, выполнена криволинейной, например по дуге окружности, с прогибом в сторону к основанию. Кроме того, по меньшей мере, одна боковая сторона ребра выполнена в виде ломаной линии, состоящей, по меньшей мере, из двух сопряженных отрезков прямых с прогибом к основанию или центру ребра, а кожух соединен так, что его поверхность повторяет изгибы ребер. Кроме того, по меньшей мере, одна боковая сторона ребер выполнена в виде зубчатой ломаной линии. Кроме того, в продольном упоре ребра выполнены с вырезами для облегчения устройства. Кроме того, вырезы ребер продольного упора сориентированы по направлениям, близким к перпендикулярам к кожуху. Кроме того, в продольном упоре ножи установлены попарно, причем плоскости их совпадают либо пересекают под малыми углами плоскость, перпендикулярную продольной оси упора. Кроме того, первая пара ножей установлена на одном конце основания, вторая пара – на другом. Кроме того, боковая опора поперечного упора выполнена в виде согнутой полосы, причем одна часть полосы боковой опоры, установленная на основании под прямым или близким к прямому углом в плоскости поперечного сечения основания или близкой нему, размещена с края основания, а вторая, согнутая часть полосы, плоскость которой параллельна либо близка к параллельности к первой части, направлена в сторону к центру основания и соединена с ним под острым углом. Кроме того, на основании и боковой опоре выполнены ребра жесткости. Кроме того, боковая опора содержит по меньшей мере два ребра жесткости, расположенные внутри и/или по бокам полосы по форме сечения внутреннего пространства боковой опоры, ограниченной согнутой полосой и основанием, или близкой к этой форме, плоскости ребер ориентированы перпендикулярно или близко к перпендикуляру относительно плоскости основания и плоскости полосы. Кроме того, дополнительно введена по меньшей мере одна пара упоров, состоящая из одного продольного и одного поперечного упора для образования расширенного комплекта упоров.
Технический результат заключается в том, что расширяются функциональные возможности и повышается универсальность за счет предложенных связей дополнительно введенных элементов, позволяющих быстро и надежно фиксировать как легкие колесные ТС, так и тяжелые, в том числе многоосные, ТС с различными типоразмерами колес, колеей и посадкой со 100%-ным использованием каждого упора, что повышает эффективность крепления, снижает расход материалов при изготовлении устройства. Кроме того, функциональные возможности устройства расширяются за счет того, что устройство не требует специальной подготовки пола стандартной ж/д платформы и дополнительных приспособлений, что резко снижает стоимость перевозок и увеличивает скорость закрепления и раскрепления перевозимых ТС. Технический результат также достигается повышенной простотой и надежностью закрепления, так как для этого не требуется дополнительных приспособлений за счет выполнения устройства по предлагаемому изобретению, обеспечивающему, фактически, самофиксацию ТС с применением устройства, а надежность закрепления обеспечивается еще и тем, что устройство позволяет легко ее регулировать в зависимости от потребностей простым добавлением комплектов или полукомплектов. Указанные признаки изобретения, таким образом, позволяют за счет предложенных дополнительно введенных элементов и связей между ними в совокупности обеспечить достижение технического результата, поскольку эффект от введения всей совокупности дополнительных элементов, соединенных предложенным образом и во взаимодействии с ограничительными признаками, значительно превышает простую сумму эффективности дополнительных элементов, в связи с чем отличительные признаки предложенного изобретения можно считать удовлетворяющими критерию существенности отличий.
На фиг.1, 2 изображен поперечный упор устройства, вид сбоку и сверху соответственно.
На фиг.3, 4 изображен поперечный упор устройства, вид сбоку и сверху соответственно.
На фиг.5 изображен аксонометрический вид устройства.
На фиг.6 изображена схема крепления легкого ТС минимальным комплектом.
На фиг.7 изображена схема крепления тяжелого ТС расширенным комплектом.
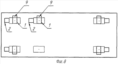
На фиг.8 изображена схема варианта крепления тяжелого многоосного ТС.
На фиг.9 изображен вид варианта ребра продольного упора с вогнутой принимающей боковой стороной.
На фиг.10 изображен вид варианта ребра продольного упора с вогнутой принимающей боковой стороной, выполненной в виде двух сопряженных ломаных линий.
На фиг.11 изображен вид варианта ребра продольного упора с принимающей боковой стороной в виде зубчатой ломаной линии.
На фиг.12, 13 изображены фото полукомплекта устройства и схема его применения.
Многооборотное устройство для фиксации колесной транспортной техники, перевозимой на железнодорожной платформе (фиг.1-5), содержит комплект, содержащий в минимальном варианте исполнения пару поперечных 1 и пару продольных 2 упоров, поперечные упоры 1 содержат заостренные шипы 3, а продольные ножи 5 выполнены в виде плоских прямоугольных пластин, имеющих одну заостренную сторону, являющуюся большей; кожух 6 продольных упоров 2 – в виде прямоугольной полосы с рифлением 7, образующий принимающую грань 8, имеющую наибольший угол наклона к горизонтальной поверхности пола 4 железнодорожной платформы, на который устанавливаются упоры 1 и 2; поперечные упоры 1 содержат боковые опоры 9, а каждый продольный упор 2 содержит по меньшей мере два боковых ребра 10 в виде треугольников, или трапеций, или близких к ним по конфигурации одинаковых фигур в плане с различными боковыми сторонами каждая, основание 11 в виде плиты прямоугольной либо близкой к ней форме в плане, на котором установлены предпочтительно перпендикулярно к нему вдоль больших сторон по краям боковые ребра 10, плоскости которых параллельны друг другу, сверху их боковые стороны и вершину ребер 10 покрывает кожух 6, повторяя конфигурацию ребер 10; боковые опоры 9 поперечных упоров 1 содержат принимающую грань 12, являющуюся одной частью боковой опоры 9, выполненной в виде полосы, согнутой посередине, например, по дуге окружности под углом, близким к 180°, концы полосы боковой опоры 9 закреплены на основании 13 поперечного упора 1 так, что вторая часть опоры 9 расположена перпендикулярно плоскости и продольной оси основания 13 с одного его края, а принимающая грань 12, являющаяся вторым концом полосы боковой опоры 9, образует с основанием 13 угол, близкий к 90°, конец ее закреплен на основании на расстоянии от его края крепления конца второй части полосы боковой опоры 9, определяемым углом наклона принимающей грани 12 и радиусом закругления сгиба полосы боковой опоры 9; каждое боковое ребро 10 продольных упоров 2, содержащих одинаковые вырезы 14, выполненные так, чтобы они и промежутки между ними 15 были сориентированы приблизительно по нормалям к поверхности кожуха 6; ребра 10 могут быть установлены также между двумя крайними боковыми ребрами 10; ножи 5 установлены в пазы основания 11 попарно так, чтобы пара ножей 5 была установлена в одной плоскости, перпендикулярно продольной оси основания 11 с одной и другой его сторон, при этом каждый нож 5 повернут в его плоскости на угол 5-20° относительно плоскости основания и обращен вниз со стороны основания, противоположной боковой опоре 9, большей своей частью и углам вершины; ножи 5 в каждой паре в их плоскости расположения ориентированы симметрично друг другу относительно продольной оси основания 11; принимающая грань 8 продольного упора 2 может быть выполнена криволинейной, например, по дуге окружности (фиг.9) с прогибом в сторону основания 11 или сопряженной, по меньшей мере, из двух ломаных (фиг.10) или в виде зубчатой ломаной поверхности (фиг.11).
Многооборотное устройство для фиксации колесной транспортной техники, перевозимой на железнодорожной платформе, работает следующим образом.
Для закрепления устройства на платформе ТС, подлежащее транспортировке, размещают на платформе согласно штатной инструкции по транспортированию железнодорожным транспортом. На платформе размечают пятна контакта покрышек передней и задней оси, у которых будут установлены поперечные 1 и продольные 2 упоры. Откатив ТС назад, устанавливают все поперечные 1 и пару продольных 2 упоров на помеченные места. На пониженной передаче наезжают колесами на поперечные 1 и продольные 2 упоры. При этом происходит вдавливание заостренных шипов 3 поперечных упоров 1 в пол 4 стандартной платформы (обычно деревянный) или же деревянный настил, предварительно закрепленный на полу 4 платформы. Вдавливание ножей 5 продольных упоров 2 происходит при наезде ТС на них до поднятия передней пары колес на вершину упоров 2, чему способствует выполнение кожуха 6 с рифлением 7. При этом наезд ТС и поднятие передней пары колес производится с самой малой принимающей грани 8 продольных упоров 2, имеющих наибольший угол наклона к горизонтальной поверхности пола. В случае необходимости при недостаточном вдавливании ТС немного откатывают и вновь наезжают на упоры, что может потребоваться при фиксации легких ТС. Тяжелая техника, как правило, повторных процедур не требует.
| Наименование характеристики |
Норма |
 |
УМК ЛК |
УМК ТК |
| Масса перевозимого автотранспортного средства, т |
От 1,5 до 16 |
От 16,1 до 22 |
| УМК ТК/ЛК – универсальное многооборотное крепление (тяжелое крепление – для закрепления тяжелой колесной техники и легкое крепление – для легкой техники соответственно) – варианты выполнения многооборотного устройства для фиксации колесной транспортной техники, перевозимой на железнодорожной платформе |
Для установки задней колесной пары необходимо, чтобы ТС на малом ходу заехало на установленные продольные упоры 2. Поднявшееся на первую пару упоров 2 транспортное средство фиксируют ручным тормозом, устанавливают колесам заднего моста вторую пару упоров 1 и упоров 2 на размеченные в начале установки места. При ослабленном стояночном тормозе автомобиль наезжает на задние продольные упоры 2 и вдавливает их в платформу. Расстояние от края покрышки до поперечного упора не более 15-20 мм. Если шипы 3 и ножи 5 не вошли в платформу достаточно, необходимо транспортным средством сдавать вперед-назад, пока они не войдут на глубину не менее 2/3 своей длины. После закрепления зазоров между покрышками и принимающими гранями продольных упоров 2 не должно быть. При установке на платформы автотранспортных средств с тремя и более осями возможно применение дополнительных комплектов или полукомплектов устройства (фиг.6-8). Разрешается установка устройства на деревянные щиты, предварительно закрепленные на покрытии железнодорожной платформы.
Защита от смещения ТС при транспортировке осуществляется принимающими гранями 8 продольных упоров 2 в продольном направлении и боковыми опорами 9 поперечных упоров 1. При возникновении векторов ускорения различной направленности во время трогания ж/д транспорта с места, торможения, прохождения кривых и соударений продольная составляющая возникающих инерционных нагрузок передается на принимающие грани 8 продольных упоров 2, их боковые ребра 10, основание 11 и, далее, в пол 4 платформы, а также параллельно через ножи 5 в пол 4 платформы. Боковая составляющая нагрузок воспринимается принимающей гранью (наклонной поверхностью) 12 боковой опоры 9 поперечных упоров 1, передается на их основания 13 в пол 4 и параллельно через шипы 3 в пол 4 платформы. Выполнение принимающей грани 12 боковой опоры 9 поперечных упоров 1 наклонной под острым углом, близким, но отличающимся от 90° к плоскости их оснований 13, позволяет равномернее распределить нагрузку по поверхности принимающей грани 12 за счет лучшего соответствия с конфигурацией колеса ТС в поперечном сечении, что дает возможность снизить требования к прочности боковой опоры 9 и повысить надежность фиксации ТС.
Принимающие грани 8 продольных упоров 2 могут быть выполнены криволинейными (фиг.9) с закруглением для более равномерного распределения принимающей нагрузки от колеса ТС. Для упрощения технологического процесса изготовления продольных упоров эти грани 8 могут быть выполнены в виде ломаной, по меньшей мере, сопряженной из двух плоских частей грани 8 (фиг.10). При этом, как вариант, рифление этих граней 8 может быть выполнено в виде зубчатой ломаной (гофрированной) поверхности (фиг.11).
Для увеличения жесткости и повышения прочности продольного упора, особенно для закрепления тяжелой техники количество боковых ребер может быть увеличено, одно дополнительное ребро 10 может быть установлено, например, между двумя крайними боковыми ребрами 10, например посередине (фиг.4).
Для облегчения устройства в боковых ребрах 10 продольных упоров 2 могут выполняться вырезы 14, выполненные по возможности таким образом, что вырезы 14 и промежутки 15 между ними для сохранения жесткости сориентированы по направлениям, близким к перпендикулярам к поверхности кожуха, с целью сохранения вертикальной жесткости продольных упоров 2 под действием нагрузок, связанных с переездом через них транспортируемого ТС при его закреплении.
Установка ножей 5 продольных упоров 2 выполнена с несимметричным наклоном-поворотом в плоскости ножа 5 на угол 5-20° и асимметрично ножу 5, расположенному с ним в паре. Такое выполнение дает возможность, с одной стороны, облегчить вхождение ножа 5 в пол 4 платформы, поскольку он является, таким образом, обращенным к нему не только своей острой гранью, но и вершиной, то есть заострен во всех трех пространственных измерениях, и, во-вторых, обеспечивает самоцентрирование упора 2 при вхождении ножей 5 в пол 4, то есть защиту от соскальзывания и ухода в сторону при фиксации ТС, что повышает точность и надежность фиксации. Наилучшим вариантом в смысле оптимальной надежности фиксации при минимальном весе является выполнение двух пар ножей 5 по обеим сторонам основания одного продольного упора 2, однако, если требуется фиксация особо тяжелых ТС, количество пар ножей 5 может быть увеличено.
Преимуществами предлагаемого многооборотного устройства для фиксации колесной транспортной техники, перевозимой на железнодорожной платформе, по сравнению с известными устройствами, в том числе прототипом, являются:
– широкие функциональные возможности и высокая универсальность за счет введения дополнительных элементов, соединенных предложенным образом, позволяющих осуществлять фиксацию и высоконадежное транспортирование на стандартных ж/д платформах любых колесных ТС самых различных классов, весогабаритных и типоразмерных показателей с любым числом колесных пар, типоразмерами колес, различными размерами колеи и посадки;
– широкие функциональные возможностями и высокая универсальность по причине возможности крепления ТС без специализированной подготовки пола платформы и без дополнительных устройств и вспомогательного оборудования;
– высокая надежность и эффективностью использования устройства по причине полного 100% использования каждого упора ввиду примененной оптимальной степени их специализации;
– высокая надежность и повышенная безопасность транспортирования ввиду осуществления возможности плотного прилегания упоров, рифления продольных упоров, защищающих от выскакивания ТС при толчках, торможениях, ускорениях, наклонах и поворотах платформы даже с раскрепленным ручным тормозом;
– высокая степень простоты и скорости фиксации с использованием самого ТС для закрепления упоров, что обеспечивается их предложенной конструкцией;
– высокая прочность конструкции устройства при возможности использования низколегированных конструкционных сталей обычной прочности, что позволяет обеспечить многоразовое (многооборотное) его применение;
– низкая себестоимость устройства ввиду простоты, высокой эффективности крепления ТС, возможности применения низколегированных конструкционных сталей, оптимального распределения нагрузок, обусловленного предложенным введением дополнительных элементов, выполненных и связанных предложенным образом;
– низкая себестоимость фиксации и снижение, таким образом, стоимости перевозок ТС ввиду простоты применяемых процедур и минимальных затрат ручной силы.
Использованные источники
1. Патент РФ 2342262, В60Р 3/073, В60Р 3/075, 27.12.2008, Бюл. 36.
2. Патент РФ 2342262, В60Р 3/073, В60Р 3/075, 27.12.2008, Бюл. 36.
3. А.с. СССР 1357285, В60Т 3/00, 7.12.1987, Бюл. 45.
4. ЕР #0047222, 21.08.81, В60Р 7/08, В60Т 3/00.
Формула изобретения
1. Многооборотное устройство для фиксации колесной транспортной техники, перевозимой на железнодорожной платформе, содержащее комплект упоров, причем минимальный комплект содержит два продольных и два поперечных упора, при этом каждый поперечный упор состоит из основания в виде плиты, боковой опоры, расположенной на одном конце основания под прямым или близким к прямому углом к нему в продольном и поперечном сечениях основания и выполненной заодно с основанием или отдельно, часть основания вне боковой опоры содержит расположенные с противоположной его поверхности относительно боковой опоры заостренные шипы в перпендикулярном или близком к нему направлении к плоскости основания, а продольный упор содержит по меньшей мере два ребра, каждое из которых выполнено в виде пластины треугольной, трапецеидальной или близкой к ней формы в плане, предпочтительно с неравными боковыми сторонами, основание в виде плиты и кожух, выполненный в виде полосы, отличающееся тем, что ребра продольного упора установлены своими большими сторонами вдоль больших сторон основания перпендикулярно к нему, либо близко к перпендикуляру к его плоскости и параллельно, либо близко к параллельности друг к другу на расстоянии, меньшем или равном ширине кожуха, кожух выполнен рифленым и закреплен поверх ребер, вплотную огибая их свободные от соединения с основанием стороны, на нижней поверхности основания, с противоположной стороны относительно расположения ребер и кожуха, закреплены ножи, плоскости которых направлены перпендикулярно, либо близко к перпендикулярному направлению к плоскости основания, заостренными частями в направлении от основания, причем нож выполнен в виде прямоугольной пластины с одной заостренной большей стороной, в основании выполнены прямоугольные отверстия, длина которых на 5-20% превышает длину большей стороны ножа, каждый нож установлен в отверстии так, что острая кромка направлена в сторону от основания, а каждый нож частично утоплен в отверстии с одной стороны по направлению к боковому ребру на 5-20% его ширины, при этом угол наклона острой кромки к плоскости основания в плоскости ножа составляет 5-20 градусов, образуя острый угол.
2. Многооборотное устройство для фиксации колесной транспортной техники, перевозимой на железнодорожной платформе, по п.1, отличающееся тем, что в продольном упоре по меньшей мере одна из боковых сторон ребра, свободная от закрепления на основании, выполнена криволинейной, например, по дуге окружности, с прогибом в сторону к основанию.
3. Многооборотное устройство для фиксации колесной транспортной техники, перевозимой на железнодорожной платформе, по п.1, отличающееся тем, что по меньшей мере одна боковая сторона ребер выполнена в виде ломаной линии, состоящей по меньшей мере из двух сопряженных отрезков прямых с прогибом к основанию или центру ребра, а кожух соединен так, что его поверхность повторяет изгибы ребер.
4. Многооборотное устройство для фиксации колесной транспортной техники, перевозимой на железнодорожной платформе, по п.1, отличающееся тем, что по меньшей мере одна боковая сторона каждого ребра выполнена в виде зубчатой ломаной линии.
5. Многооборотное устройство для фиксации колесной транспортной техники, перевозимой на железнодорожной платформе, по п.1, отличающееся тем, что в продольном упоре ребра выполнены с вырезами для облегчения устройства.
6. Многооборотное устройство для фиксации колесной транспортной техники, перевозимой на железнодорожной платформе, по п.5, отличающееся тем, что вырезы ребер продольного упора сориентированы по направлениям, близким к перпендикулярам к кожуху.
7. Многооборотное устройство для фиксации колесной транспортной техники, перевозимой на железнодорожной платформе, по п.1, отличающееся тем, что в продольном упоре ножи установлены попарно, причем плоскости их совпадают, либо пересекают под малыми углами плоскость, перпендикулярную продольной оси упора.
8. Многооборотное устройство для фиксации колесной транспортной техники, перевозимой на железнодорожной платформе, по п.7, отличающееся тем, что первая пара ножей установлена на одном конце основания, вторая пара – на другом.
9. Многооборотное устройство для фиксации колесной транспортной техники, перевозимой на железнодорожной платформе, по п.1, отличающееся тем, что боковая опора поперечного упора выполнена в виде согнутой полосы, причем одна часть полосы боковой опоры, установленная на основании под прямым или близким к прямому углом в плоскости поперечного сечения основания или близкой нему, размещена с края основания, а вторая, согнутая часть полосы, плоскость которой параллельна, либо близка к параллельности к первой части, направлена в сторону к центру основания и соединена с ним под острым углом.
10. Многооборотное устройство для фиксации колесной транспортной техники, перевозимой на железнодорожной платформе, по п.1, отличающееся тем, что на основании и боковой опоре выполнены ребра жесткости.
11. Многооборотное устройство для фиксации колесной транспортной техники, перевозимой на железнодорожной платформе, по п.10, отличающееся тем, что боковая опора содержит по меньшей мере два ребра жесткости, расположенные внутри и/или по бокам полосы по форме сечения внутреннего пространства боковой опоры, ограниченной согнутой полосой и основанием, или близкой к этой форме, плоскости ребер ориентированы перпендикулярно или близко к перпендикуляру относительно плоскости основания и плоскости полосы.
12. Устройство для фиксации колесной транспортной техники, перевозимой на железнодорожной платформе, по п.1, отличающееся тем, что дополнительно введена по меньшей мере одна пара упоров, состоящая из одного продольного и одного поперечного упора для образования расширенного комплекта упоров.
РИСУНКИ
|
|