|
|
(21), (22) Заявка: 2008126702/28, 30.06.2008
(24) Дата начала отсчета срока действия патента:
30.06.2008
(46) Опубликовано: 20.06.2010
(56) Список документов, цитированных в отчете о поиске:
RU 2321848 С1, 10.04.2008. SU 448767 А1, 15.10.1975. SU 648886 А1, 25.02.1979. US 5665907 А, 09.09.1997.
Адрес для переписки:
690990, г.Владивосток, ул. Гоголя, 41, ВГУЭС, И.А. Шеромовой
|
(72) Автор(ы):
Старкова Галина Петровна (RU), Шеромова Ирина Александровна (RU), Дремлюга Ольга Александровна (RU), Железняков Александр Семенович (RU)
(73) Патентообладатель(и):
Владивостокский государственный университет экономики и сервиса (ВГУЭС) Федеральное агентство по образованию Государственное образовательное учреждение высшего профессионального образования (RU)
|
(54) УСТРОЙСТВО ДЛЯ ИССЛЕДОВАНИЯ КИНЕТИКИ РЕЛАКСАЦИИ НАПРЯЖЕННОГО СОСТОЯНИЯ ЛЕГКОДЕФОРМИРУЕМЫХ МАТЕРИАЛОВ
(57) Реферат:
Изобретение относится к исследовательской технике. Устройство содержит генератор вынужденных колебаний исследуемого образца, термокамеру для теплового воздействия на исследуемый образец, систему визуализации резонанса собственных и вынужденных колебаний образца, содержащую строботахометр с импульсной лампой и оптический усилитель, систему регистрации информации, включающую оптоэлектронный преобразователь со встроенным процессором, а также процессор для расчета и автоматической записи информативных параметров релаксации напряженного состояния, связанный с системой регистрации информации линиями связи, включающими блок совпадения «И» и блок сопряжения, систему запуска генерации вынужденных колебаний и синхронизации работы генератора вынужденных колебаний и импульсной лампы строботахометра, включающую встроенный в термокамеру датчик температуры и управляющий блок, связанные с процессором, а также блок запуска генерации вынужденных колебаний. Технический результат: повышение надежности и точности измерения информативных параметров. 1 ил.
Изобретение относится к устройствам для исследования кинетики релаксации напряженного состояния легкодеформируемых, в частности текстильных, трикотажных и других волокнистых материалов путем измерения параметров релаксации этого состояния.
Известно устройство для осуществления способа оценки релаксации напряжения мягких композитов, описанное в патенте РФ 2265214 (опубл. 27.11.2005 г.), содержащее генератор механических колебаний, систему измерения и записи в качестве информативного параметра фазовой скорости колебаний исследуемого образца, а также процессор для расчета кинетики релаксации напряжения. Недостатком известного устройства является тот факт, что в ходе измерения фазовой скорости колебаний образца генератор механических колебаний работает в режиме частоты, которая соответствует собственной частоте его колебаний в исходной стадии. Однако вследствие релаксации напряжения в образце наблюдается смещение спектра частот его собственных колебаний, что ведет к значительному снижению чувствительности системы и уменьшению точности измерения фазовой скорости, результатом чего является недостаточно высокая точность проводимой оценки параметров релаксации напряжения.
Наиболее близким к заявляемому техническому решению является описанное в патенте РФ 2321848 (опубл. 10.04.2008 г.) устройство для реализации способа оценки напряженно-деформированного состояния волокнисто-содержащих композитов при их фиксированной деформации, которое включает генератор вынужденных колебаний исследуемого образца, термокамеру для теплового воздействия на образец, систему визуализации резонанса собственных и вынужденных колебаний образца в исходном напряженном и конечном состоянии, содержащую строботахометр с импульсной лампой и оптический усилитель, систему регистрации информации, включающую оптоэлектронный преобразователь со встроенным процессором, и процессор для расчета и автоматической записи информативных параметров релаксации напряжения, связанный с системой регистрации информации линиями связи, включающими блок совпадения «И» и блок сопряжения.
Недостатком известного устройства являются недостаточно высокие надежность и точность измерения информативных параметров напряжения легкодеформируемых материалов при их фиксированной деформации, обусловленные отсутствием синхронизации работы импульсной лампы строботахометра и генератора звуковых колебаний, а также невозможностью управления началом генерации частотного спектра вынужденных колебаний с учетом параметров теплового воздействия на исследуемый образец.
Технической задачей изобретения является повышение надежности и точности измерения информативных параметров релаксации напряжения легкодеформируемых материалов при их фиксированной деформации.
Поставленная задача решается устройством для исследования кинетики релаксации напряженного состояния легкодеформируемых материалов при их фиксированной деформации, включающим генератор вынужденных колебаний исследуемого образца, термокамеру для теплового воздействия на исследуемый образец, систему визуализации резонанса собственных и вынужденных колебаний образца, содержащую строботахометр с импульсной лампой и оптический усилитель, систему регистрации информации, включающую оптоэлектронный преобразователь со встроенным процессором, а также процессор для расчета и автоматической записи информативных параметров релаксации напряженного состояния, связанный с системой регистрации информации линиями связи, включающими блок совпадения «И» и блок сопряжения, которое, в отличие от известного, дополнительно содержит систему запуска генерации вынужденных колебаний и синхронизации работы генератора механических колебаний и импульсной лампы строботахометра, включающую встроенный в термокамеру датчик температуры и управляющий блок, связанные с процессором, а также блок запуска генерации вынужденных колебаний.
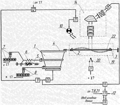
На чертеже изображена схема устройства для определения параметров, характеризующих кинетику напряженного состояния легкодеформируемых материалов при фиксированной деформации.
Устройство содержит генератор механических колебаний 1, зажимы 2 и 3 для крепления исследуемого образца, первый из которых установлен на генераторной (резонаторной) пластине 4. Для перемещения генератора с пластиной 4 относительно базового положения его корпус связан с винтовой передачей 5 и динамометром 6, обеспечивающими нагружение и перемещение (деформацию) среза исследуемого образца на заданную величину. Положение генератора механических колебаний 1 совместно с образцом и соответствующие этому значению прилагаемое усилие (напряжение) и деформация исследуемого образца регистрируются оптоэлектронными считывающими элементами 7 и 8.
Устройство включает связанный с генератором механических колебаний 1 звуковой генератор 9. Для обеспечения синхронной работы в программно-цикловом режиме звукового генератора 9, а также импульсной лампы 10 строботахометра 11 в устройство введен запускающий блок 12.
В состав устройства входят также блок 13, выполняющий функции усиления звуковых и, соответственно, механических колебаний образца, преобразуемых оптическим усилителем 14 в оптоэлектронные сигналы. Для считывания оптоэлектронных сигналов служит оптоэлектронный преобразователь 15, обеспечивающий возможность визуального наблюдения квазиустановившегося изображения исследуемого образца при совпадении его собственных частот колебаний с частотой вынужденных колебаний и одновременно по линиям связи, включающим блок совпадения «И» 16 и блок сопряжения 17, осуществляющий передачу полученной информации в основной процессор 18, выполняющий регистрацию информации и расчет параметров кинетики напряженного состояния исследуемого образца.
Термокамера 19, обеспечивающая исследование кинетики релаксации напряжения образца с учетом влияния температуры, выполнена с возможностью контроля и фиксации температурных параметров паровоздушной среды, для чего снабжена датчиком 20 и управляющим блоком 21.
Устройство работает следующим образом.
Образец 22 легкодеформируемого материала фиксируют в зажимах 2 и 3. Зажим 2, установленный на резонаторной пластине 4, посредством винтовой передачи 5 перемещают совместно с генератором механических колебаний 1, нагружая и деформируя образец на заданную величину и создавая, тем самым, его начальное напряжение.
Величина начальной (заданной) деформации ( ) исследуемого образца и соответствующее ему напряжение определяются посредством оптоэлектронных считывающих элементов 7 и 8 и с помощью блока сопряжения 17 передаются в процессор 18, где фиксируются в качестве исходных данных путем записи информации.
После задания и записи в память процессора 18 значения начальной деформации образца и соответствующего ему напряжения устанавливают рабочие параметры паровоздушной среды термокамеры 19 и, соответственно, необходимую температуру образца (возможен режим работы без нагрева, при номинальной температуре). При этом температурный датчик 20 посредством управляющего блока 21 через процессор 18 формирует команду на начало действия запускающего блока 12, осуществляя, таким образом, управление началом генерации вынужденных колебаний. Запускающий блок 12 инициирует начало работы в программно-цикловом режиме генератора звуковых колебаний 9, а также импульсной лампы 10 строботахометра 11, обеспечивая синхронизацию их действия.
Генератор механических колебаний 1 задает колебания генераторной пластине 4 и образцу 22 в программно-цикловом режиме с частотами, находящимися между двумя значениями главных собственных частот колебаний образца.
Выбор диапазона частот вынужденных колебаний обусловлен спектром частот собственных колебаний образца и одновременно требованиями, предъявляемыми к чувствительности системы измерения.
Необходимая чувствительность оценки обеспечивается в диапазоне звуковых частот вынужденных колебаний, поскольку установлено, что в области дозвуковых частот (менее 20 Гц) при изменении модуля упругости исследуемого образца частота его собственных колебаний изменяется незначительно, при этом незначительным будет и соответствующее регистрируемое изменение частоты вынужденных колебаний, обеспечивающих возникновение резонанса.
Генератор звуковых колебаний 9, работающий в программно-цикловом режиме синхронно с импульсной лампой 10 строботахометра 11, обеспечивает независимо от напряженного состояния образца 22 надежный его выход на резонансные частоты.
Световые сигналы импульсной лампы 10 строботахометра 11, работающего в установленном программно-цикловом режиме с заданной частотой, непрерывно поступают на вход оптического усилителя 14. При совпадении частот спектра собственных колебаний образца 22 с частотами вспышек импульсной лампы 10 строботахометра 11 возникает стробоскопический эффект, обеспечивающий появление квазиустановившегося оптического изображения образца 21.
Квазиустановившееся оптическое изображение образца поступает на вход системы оптоэлектронного преобразователя 15 и анализируется встроенным в него микропроцессором (не показан). При условии совпадения частот собственных и вынужденных колебаний образца, характеризующихся появлением максимальной амплитуды резонансных колебаний, микропроцессор оптоэлектронного преобразователя 15 формирует на входе блока совпадения «И» 16 разрешение на запись через блок сопряжения 17 в процессор 18 текущего значения частоты (fi) вынужденных колебаний.
С изменением спектра частот собственных колебаний, наблюдающимся в ходе релаксации напряжения образца, для достижения резонанса необходимо соответствующее изменение частоты (fi) вынужденных колебаний, которое, таким образом, является информативным параметром процесса релаксации напряжения образца при его фиксированной деформации.
На основе взаимосвязи частоты вынужденных колебаний, соответствующей резонансу исследуемого образца в исходном напряженном и конечном состояниях, и параметров релаксации напряженного состояния исследуемого образца вычислительный блок процессора 18 по введенным в его память соответствующим функциям и заданному алгоритму в реальном режиме времени производит расчет функции напряженного состояния = (t) и формирует график-тренд кинетики релаксации напряжения образца.
Таким образом, предлагаемое изобретение обеспечивает повышение надежности и точности измерения параметров релаксации напряженного состояния легкодеформируемых материалов при фиксированной деформации за счет использования системы, обеспечивающей синхронизацию работы импульсной лампы строботахометра и работы генератора звуковых колебаний и управляющей началом генерации вынужденных колебаний с учетом параметров теплового воздействия на исследуемый образец, что является техническим результатом изобретения.
Формула изобретения
Устройство для исследования кинетики релаксации напряженного состояния легкодеформируемых материалов при их фиксированной деформации, включающее генератор вынужденных колебаний исследуемого образца, термокамеру для теплового воздействия на исследуемый образец, систему визуализации резонанса собственных и вынужденных колебаний образца, содержащую строботахометр с импульсной лампой и оптический усилитель, систему регистрации информации, включающую оптоэлектронный преобразователь со встроенным процессором, а также процессор для расчета и автоматической записи информативных параметров релаксации напряженного состояния, связанный с системой регистрации информации линиями связи, включающими блок совпадения «И» и блок сопряжения, отличающееся тем, что дополнительно содержит систему запуска генерации вынужденных колебаний и синхронизации работы генератора вынужденных колебаний и импульсной лампы строботахометра, включающую встроенный в термокамеру датчик температуры и управляющий блок, связанные с процессором, а также блок запуска генерации вынужденных колебаний.
РИСУНКИ
|
|