|
| На основании пункта 1 статьи 1366 части четвертой Гражданского кодекса Российской Федерации патентообладатель обязуется заключить договор об отчуждении патента на условиях, соответствующих установившейся практике, с любым гражданином Российской Федерации или российским юридическим лицом, кто первым изъявил такое желание и уведомил об этом патентообладателя и федеральный орган исполнительной власти по интеллектуальной собственности. |
|
(21), (22) Заявка: 2007110438/15, 21.03.2007
(24) Дата начала отсчета срока действия патента:
21.03.2007
(46) Опубликовано: 20.12.2008
(56) Список документов, цитированных в отчете о поиске:
FR 1494831 А, 15.09.1967. RU 2085625 С1, 27.07.1997. Монокристаллы корунда в ювелирной промышленности. Под ред. Дерюгина Ю.В. Ленинград, «Машиностроение», Ленинградское отделение, 1984, стр.40-42.
Адрес для переписки:
347923, Ростовская обл., г. Таганрог, 10-й пер., 114, кв.51, М.Д. Скубилину
|
(72) Автор(ы):
Скубилин Михаил Демьянович (RU), Письменов Александр Владимирович (RU)
(73) Патентообладатель(и):
Скубилин Михаил Демьянович (RU), Письменов Александр Владимирович (RU)
|
(54) УСТАНОВКА КРИСТАЛЛИЗАЦИИ РАСПЛАВА ЛЕЙКОСАПФИРА
(57) Реферат:
Изобретение относится к автоматическим технологическим средствам, а в частности – к средствам автоматической кристаллизации полупроводников в технологии микро- и нано- электронной аппаратуры. Установка кристаллизации расплава лейкосапфира содержит вакуумную камеру, в которой размещена теплоизолированная камера, вакуумный насос, соединенный патрубком с вакуумной камерой, источник тепловой энергии, лодочку с шихтой, размещенную на общей оси с источником тепловой энергии, датчик глубины вакуума, соединенный патрубком с вакуумной камерой, датчик температуры расплава, блок электрического питания, соединенный входом с электрической сетью, и блок управления, который первым выходом соединен со входом вакуумного насоса, вторым выходом – с источником тепловой энергии, при этом в установку введены канал оптической связи, проходящий через стенки теплоизолированной и вакуумной камер на внешнюю поверхность вакуумной камеры, и ориентированный максимумом диаграммы направленности излучения на содержимое лодочки, и соединенный выходом с оптическим входом датчика температуры расплава, электромеханический привод перемещения лодочки, соединенный выходом с лодочкой, электромагнит, расположенный на одной оси с источником тепловой энергии в теплоизолированной камере и гальванически соединенный с третьим выходом блока управления, первый задатчик – задатчик температуры содержимого лодочки, первый элемент сравнения, соединенный поразрядно первыми входами с выходами датчика температуры расплава, вторыми входами – с выходами первого задатчика, а первым выходом – с первым управляющим входом блока управления, генератор тактовых импульсов, распределитель импульсов, соединенный сигнальным входом с выходом генератора импульсов, управляющим входом – со вторым выходом первого элемента сравнения, а выходом – пофазно со входами электромеханического привода перемещения лодочки, аналого-цифровой преобразователь, соединенный входом с выходом датчика глубины вакуума, второй задатчик – задатчик глубины вакуума в вакуумной камере, второй элемент сравнения, соединенный поразрядно первыми входами с выходами второго задатчика, а вторыми входами – с выходами датчика глубины вакуума в вакуумной камере, и элемент ИЛИ, соединенный первым входом с выходом второго элемента сравнения, вторым входом – с первым выходом первого элемента сравнения, а выходом – со вторым управляющим входом блока управления, причем блок управления соединен силовыми входами с выходами блока питания, первым выходом со входом вакуумного насоса, а вторым выходом – со входом источника тепловой энергии, датчик глубины вакуума в вакуумной камере выполнен на инверсно-магнетронном вакуумметре, датчик температуры расплава – на многоканальном радиационном пирометре, а электромеханический привод перемещения лодочки – на шаговом двигателе. Установка обеспечивает улучшение свойств кристаллов лейкосапфира (диэлектрической проницаемости до =5,63, против =5,87, и твердости до N=9,23, против N=8,96) кристаллов лейкосапфира, а также расширение диапазонов технологических параметров, температуры и глубины вакуума, повышенную точность технологического процесса выращивания кристаллов лейкосапфира при одновременной минимизации временных и энергетических затрат. 1 ил.
Установка кристаллизации расплава лейкосапфира относится к автоматическим технологическим средствам, а в частности – к средствам направленной кристаллизации бинарных соединений, в т.ч. лейкосапфира, в технологии микро- и наноэлектронной аппаратуры.
Известна установка для выращивания монокристаллов из расплава, содержащая кристаллизационную (вакуумную) камеру, установленный в ней нагреватель, систему управления напряжением нагревателя, систему вакуумирования кристаллизационной камеры с блоком управления и систему водяного охлаждения, блоки контроля температуры и расхода воды в системе охлаждения, выходы блоков управления системой вакуумирования и контроля температуры воды и один из выходов блока контроля расхода воды соединены с соответствующими входами системы управления напряжения нагревателя, другой выход блока расхода воды подключен ко входу блока управления системой вакуумирования, причем система водяного охлаждения выполнена в виде независимо регулируемых контуров охлаждения кристаллизационной камеры, системы вакуумирования и системы управления напряжением нагревателя, и каждый контур снабжен блоками контроля температуры и расхода воды [1]. Выделенное курсивом – признаки, общие с предметом изобретения.
Недостатки известной установки для выращивания монокристаллов из расплава – ограниченные возможности управления направлением кристаллизации, а также точности и достоверности результатов контроля технологических параметров, глубины вакуума и температуры, и управления, что обусловлено возможностями использованных датчиков технологических параметров
Известна, как более близкая по технической сущности к изобретению, установка для кристаллизации бинарных соединений (в т.ч. и расплава лейкосапфира), включающая вакуумную камеру, в которой размещена теплоизолированная камера, вакуумный насос, соединенный патрубком с вакуумной камерой, источник тепловой энергии, лодочку с шихтой, размещенную на общей оси с источником тепловой энергии, блок электрического питания, соединенный входом с электрической сетью, и блок управления, а также датчики с индикаторами температуры расплава и глубины вакуума в камере [2]. Выделенное курсивом – признаки, общие с предметом изобретения.
Недостатки известной установки для кристаллизации бинарных соединений – ограниченные возможности управления направленностью кристаллизации, а также точности и достоверности результатов контроля технологических параметров, глубины вакуума и температуры, и управления, что обусловлено возможностями использованных датчиков технологических параметров
Задача изобретения – улучшение свойств лейкосапфира за счет направленной кристаллизации, а также повышение точности и производительности технологического оборудования и минимизация временных и энергетических затрат.
Технический результат состоит в направленной кристаллизации лейкосапфира, а также в исключении из контура управления человека-оператора, в автоматическом, инструментальном, контроле технологических параметров, глубины вакуума и температуры расплава лейкосапфира, что снижает диэлектрическую проницаемость и повышает твердость лейкосапфира, а также повышает точность и достоверность результатов контроля технологических параметров, и в автоматическом управлении источником тепловой энергии и приводом перемещения лодочки, что ведет к минимизации временных и энергетических затрат на технологический процесс.
Технический результат обеспечивается тем, что в установку кристаллизации расплава лейкосапфира, содержащую вакуумную камеру, в которой размещена теплоизолированная камера, вакуумный насос, соединенный патрубком с вакуумной камерой, источник тепловой энергии, лодочку с шихтой, размещенную на общей оси с источником тепловой энергии, блок электрического питания, соединенный силовым входом с электрической сетью, и блок управления, а также датчик глубины вакуума, соединенный патрубком с вакуумной камерой, датчик температуры расплава и индикаторы глубины вакуума в вакуумной камере и температуры расплава, соединенные входами с выходами датчиков глубины вакуума и температуры содержимого лодочки соответственно, введены канал оптической связи, проходящий через стенки теплоизолированной камеры и вакуумной камеры на внешнюю поверхность вакуумной камеры и ориентированный максимумом диаграммы направленности входа на содержимое лодочки, датчик температуры соединен оптическим входом с выходом канала оптической связи, электромеханический привод перемещения лодочки, соединенный выходом механически с лодочкой, электромагнит, расположенный на общей оси с источником тепловой энергии в вакуумной камере и гальванически соединенный с третьим выходом блока управления, первый задатчик, задатчик температуры содержимого лодочки, первый элемент сравнения, соединенный поразрядно первыми входами с выходами датчика температуры расплава, вторыми входами – с выходами первого задатчика, а первым выходом – с первым управляющим входом блока управления, генератор тактовых импульсов, распределитель импульсов, соединенный сигнальным входом с выходом генератора импульсов, управляющим входом – со вторым выходом первого элемента сравнения, а выходом – пофазно со входами электромеханического привода перемещения лодочки, аналого-цифровой преобразователь, соединенный входом с выходом датчика глубины вакуума, второй задатчик, задатчик глубины вакуума в вакуумной камере, второй элемент сравнения, соединенный поразрядно первыми входами с выходами второго задатчика, а вторыми входами – с выходами датчика глубины вакуума в вакуумной камере, и элемент ИЛИ, соединенный первым входом с выходом второго элемента сравнения, вторым входом – с первым выходом первого элемента сравнения, а выходом – со вторым управляющим входом блока управления, причем блок управления соединен силовыми входами с выходами блока питания, первым выходом со входом вакуумного насоса, а вторым выходом – со входом источника тепловой энергии, датчик глубины вакуума в вакуумной камере выполнен на инверсно-магнетронном вакуумметре (с пределом измеряемых давлений до 10-14 мм рт.ст.), датчик температуры расплава выполнен на многоканальном радиационном пирометре (с пределом измеряемых температур до 1015 К), а электромеханический привод перемещения лодочки – на шаговом электродвигателе (с дискретизацией перемещений до 10-4 мм).
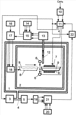
Функциональная схема установки кристаллизации расплава лейкосапфира представлена на чертеже.
Установка расплава лейкосапфира содержит вакуумную камеру 1, теплоизолированную камеру 2, размещенную в вакуумной камере 1, вакуумный насос 3, соединенный патрубком 4 с вакуумной камерой 1, первый датчик 5, датчик глубины вакуума, соединенный патрубком 4 с вакуумной камерой 1, источник 6 тепловой энергии и электромагнит 7, расположенные на общей оси в теплоизолированной камере 2, лодочку 8 с шихтой или расплавом 9 лейкосапфира, размещенную в теплоизолированной камере 2, на общей оси с источником 6 тепловой энергии и электромагнита 7, блок 10 электрического питания, соединенный входом с электрической сетью общего назначения, блок 11 управления, соединенный силовыми входами с выходами блока 10 питания, первым выходом (а) со входом вакуумного насоса 3, вторым выходом (б) с источником 6 тепловой энергии, а третьим выходом (в) с электромагнитом 7, канал 12 оптической связи, проходящий через стенки теплоизолированной камеры 2 и вакуумной камеры 1 на ее внешнюю поверхность и ориентированный максимумом диаграммы направленности излучения на содержимое лодочки 8, второй датчик 13, датчик температуры содержимого лодочки, соединенный оптическим входом с выходом канала 12 оптической связи, первый задатчик 14, задатчик температуры содержимого лодочки 8, первый элемент 15 сравнения, соединенный поразрядно первыми входами с выходами первого задатчика 14, вторыми входами – с выходами датчика 13 температуры содержимого лодочки, а первым выходом – с первым управляющим входом блока 11 управления, генератор 16 тактовых импульсов, распределитель 17 импульсов, соединенный первым, сигнальным, входом с выходом генератора 16 импульсов, а вторым входом, входом управления, – со вторым выходом первого элемента 15 сравнения, электромеханический привод 18 перемещения лодочки 8, соединенный входами, электрически, пофазно с выходами распределителя 17 импульсов, а выходом, механически, с лодочкой 8, аналого-цифровой преобразователь 19, соединенный входом с выходом первого датчика 5, второй задатчик 20, задатчик глубины вакуума в вакуумной камере 1, второй элемент 21 сравнения, соединенный поразрядно первыми входами с выходами второго задатчика 20, а вторыми входами – с выходами датчика 5 глубины вакуума в вакуумной камере, и элемент 22 ИЛИ, соединенный первым входом с первым выходом первого элемента 15 сравнения, вторым входом – с выходом второго элемента 21 сравнения, а выходом – со вторым управляющим входом блока 11 управления, причем датчик 5 глубины вакуума выполнен на инверсно-магнетронном вакуумметре, датчик 13 температуры содержимого лодочки выполнен на радиационном многоканальном пирометре, а электромеханический привод 18 перемещения лодочки – на шаговом электродвигателе.
Установка кристаллизации расплава лейкосапфира работает следующим образом.
Задатчиками 20 и 14 устанавливаются заданные значения глубины вакуума N20 Pз в камере 1 и температуры N14 Tз содержимого лодочки 8 соответственно (здесь знак – знак пропорциональности). Шихта 9 лейкосапфира загружается в лодочку 8, а лодочка 8 размещается в исходной позиции в теплоизолированной камере 2, на оси, общей с источником 6 тепловой энергии и электромагнита 7. После закрытия шлюзов теплоизолированной 2 и вакуумной 1 камер, запуск установки деблокируется (цепи блокировки электропитания установки на фиг.1 не показаны). Содержимое выходов задатчиков 14 (N14 Tз) и 20 (N20 Pз) сравнивается с содержимым выходов датчика 13 (N13 T(t)) и аналого-цифрового преобразователя 19 (N19 P(t)) соответственно. При условии N1920, по сигналу запуска, на силовой вход вакуумного насоса 3, через блок 11 управления, с соответствующего его выхода поступает питание. Вакуумный насос 3 понижает давление в вакуумной камере 1. Давление в вакуумной камере 1 контролируется постоянно, в масштабе реального времени, датчиком 5 глубины вакуума. Датчик 5 глубины вакуума способен оценивать давление P(t) на интервале до 10-14 мм рт.ст. Аналоговое значение глубины вакуума P(t) в камере 1 преобразуется аналого-цифровым преобразователем 19 в его цифровое значение N19 P(t). Элемент 21 сравнения на своем выходе генерирует высокий потенциал при P(t) Pз, при N19 N20, и низкий потенциал при Р>Рз, N19>N20, что обеспечивает работу насоса до выполнения условия P(t)=Pз и исключает его работу при P(t)>Pз. Датчиком 13 температуры непрерывно измеряется температура T(t) содержимого лодочки 8. Датчик 13 температуры обеспечивает измерение температуры содержимого лодочки 8 по T(t)=q|(I 1T(t)-I 2T(t))/( 1– 2)|, до T=1015°С с точностью не ниже ±20°С, где: q – коэффициент пропорциональности, 1 и 2 – длина волны излучений регистрируемых пирометром, а I 1T(t) и I 2T(t) – интенсивности излучений на длинах волн 1 и 2 соответственно при произвольной температуре T(t) излучающей поверхности. Инерционность датчика 13 не превышает 0,001 сек. Содержимое выходов датчика 13 (N13 Tз) и задатчика 14 (N14 T(t)) непрерывно сравнивается элементом 15 сравнения. При N1314 (при T(t)з), но при N19 N20 (при P(t) Pз), на выходе элемента 22 ИЛИ генерируется высокий потенциал, а блок 11 управления по соответствующему выходу соединяет соответствующий выход блока 10 питания с источником 6 тепловой энергии, содержимое лодочки нагревается, его температура T(t) повышается. По достижении равенства N13=N14 (T(t)=Tз) на втором выходе элемента 15 сравнения устанавливается высокий потенциал, по переднему фронту которого срабатывают блок 11 управления и распределитель 17 импульсов, при этом питание поступает на обмотку электромагнита 7, под действием постоянного тока, протекающего в обмотке, электромагнитом 7 генерируется постоянное магнитное поле напряженностью H 30÷40 кА/м (H 400÷600 Э) в направлении его оси, и на вход привода 18 перемещения лодочки, привод 18 перемещения лодочки пошагово перемещает лодочку 8 вдоль общей оси источника 6 тепловой энергии и электромагнита 7. Приводом 18 перемещения лодочки, пошагово с частотой f16, определяемой генератором 16, перемещается лодочка 8 до момента наступления неравенства N1314 (T(t)з), а по достижении равенства N13=N14 (T(t)=Tз) привод 18 перемещения лодочки вновь перемещает лодочку 8 вдоль общей оси источника 6 тепловой энергии и электромагнита 7. И так до достижения лодочкой 8 точки ее финиша, после чего вакуумный насос 3, источник 6 тепловой энергии, электромагнит 7 и привод 18 перемещения лодочки 8, через распределитель 17, элемент 22 ИЛИ и блок 11 управления соответственно обесточиваются, а кристалл 9 после остывания может быть извлечен из установки.
Экспериментально установлены следующие сравнительные результаты свойств лейкосапфира: при спонтанной кристаллизации – N=8,96 и =5,87; при направленной кристаллизации – N=9,23 и =5,63; другие свойства лейкосапфира не исследовались.
Т.о., установка кристаллизации расплава лейкосапфира обеспечивает улучшение свойств (диэлектрической проницаемости и твердости) кристаллов лейкосапфира, а также расширение диапазонов технологических параметров, температуры и глубины вакуума, процесса, точности поддержания технологического процесса выращивания кристаллов лейкосапфира при одновременной минимизации временных и энергетических затрат.
Источники информации
1. Патент RU 2085625, С30В 11/00, 27.07.1997.
Формула изобретения
Установка кристаллизации расплава лейкосапфира, содержащая вакуумную камеру, в которой размещена теплоизолированная камера, вакуумный насос, соединенный патрубком с вакуумной камерой, источник тепловой энергии, лодочку с шихтой, размещенную на общей оси с источником тепловой энергии, датчик глубины вакуума, соединенный патрубком с вакуумной камерой, датчик температуры расплава, блок электрического питания, соединенный входом с электрической сетью, и блок управления, отличающаяся тем, что последний первым выходом соединен со входом вакуумного насоса, вторым выходом – с источником тепловой энергии, при этом в установку введены канал оптической связи, проходящий через стенки теплоизолированной и вакуумной камер на внешнюю поверхность вакуумной камеры, ориентированный максимумом диаграммы направленности излучения на содержимое лодочки и соединенный выходом с оптическим входом датчика температуры расплава, электромеханический привод перемещения лодочки, соединенный выходом с лодочкой, электромагнит, расположенный на одной оси с источником тепловой энергии в теплоизолированной камере и гальванически соединенный с третьим выходом блока управления, первый задатчик – задатчик температуры содержимого лодочки, первый элемент сравнения, соединенный поразрядно первыми входами с выходами датчика температуры расплава, вторыми входами – с выходами первого задатчика, а первым выходом – с первым управляющим входом блока управления, генератор тактовых импульсов, распределитель импульсов, соединенный сигнальным входом с выходом генератора импульсов, управляющим входом – со вторым выходом первого элемента сравнения, а выходом – пофазно со входами электромеханического привода перемещения лодочки, аналого-цифровой преобразователь, соединенный входом с выходом датчика глубины вакуума, второй задатчик – задатчик глубины вакуума в вакуумной камере, второй элемент сравнения, соединенный поразрядно первыми входами с выходами второго задатчика, а вторыми входами – с выходами датчика глубины вакуума в вакуумной камере, и элемент ИЛИ, соединенный первым входом с выходом второго элемента сравнения, вторым входом с первым выходом первого элемента сравнения, а выходом – со вторым управляющим входом блока управления, причем блок управления соединен силовыми входами с выходами блока питания, первым выходом со входом вакуумного насоса, а вторым выходом – со входом источника тепловой энергии, датчик глубины вакуума в вакуумной камере выполнен на инверсно-магнетронном вакуумметре, датчик температуры расплава на многоканальном радиационном пирометре, а электромеханически привод перемещения лодочки – на шаговом двигателе.
РИСУНКИ
|
|