|
(21), (22) Заявка: 2006124363/06, 06.07.2006
(24) Дата начала отсчета срока действия патента:
06.07.2006
(43) Дата публикации заявки: 20.03.2007
(46) Опубликовано: 10.09.2008
(56) Список документов, цитированных в отчете о поиске:
US4198820 А, 22.04.1980. RU 55894 U1, 27.08.2006. SU 120131 A, 09.06.1959. SU 81720 А, 25.07.1964. US 4691511 A, 08.09.1987.
Адрес для переписки:
350088, г.Краснодар, ул. Сормовская, 193, кв.93, А.Ф.Чугунову
|
(72) Автор(ы):
Чугунов Александр Федорович (RU)
(73) Патентообладатель(и):
Чугунов Александр Федорович (RU)
|
(54) МУЛЬТИПЛИКАТОРНЫЙ СИЛОВОЙ ПРИВОД НЕФТЕПРОМЫСЛОВОЙ УСТАНОВКИ
(57) Реферат:
Устройство предназначено для использования в нефтедобывающей промышленности при подъеме пластовой жидкости на поверхность и относится к силовому оборудованию нефтепромысловых установок. Привод содержит приводной поршневой гидроцилиндр, соединенный с рабочим мультипликатором в единую конструкцию. Также содержит аккумулирующий мультипликатор, подсоединенный к приводному гидроцилиндру, с образованием объемной замкнутой конструкции, работающий по принципу сообщающихся сосудов. Аккумулирующий мультипликатор выполняет функцию уравновешивающего груза и одновременно служит резервуаром сжатого воздуха и жидкости для их повторного использования в работе привода. Повышенное гидростатическое давление, созданное рабочим мультипликатором, передается через жидкость на поршень приводного гидроцилиндра, который силой гидростатического давления, при помощи гибкой связи, приводит в работу поршень штангового насоса. Установка позволяет исключить из кинематической связи между насосом и силовым приводом уравновешивающие грузы. 1 з.п. ф-лы, 12 ил.
Изобретение относится к области машиностроения, а более конкретно к силовому оборудованию нефтепромысловых установок, и может быть использовано в нефтедобывающей отрасли при подъеме пластовой жидкости на поверхность с широким диапазоном глубин залегания нефтеносных пластов, при этом оно может обеспечить работу установки независимо от физико-химических свойств жидкости.
Универсальных систем подъема и сбора нефтепродуктов не существует, так как каждое месторождение имеет свои особенности.
Известные нефтепромысловые установки для добычи нефти содержат скважинные насосы объемного действия и их приводы. А.Г.Молчанов, В.Л.Чичеров. «Нефтепромысловые машины и механизмы», Москва, «Недра», 1983 г., Глава I и динамические насосы, Глава II.
Наиболее распространенным способом эксплуатации нефтепромысловых скважин является способ с использованием скважинного насоса с приводом, расположенным на поверхности. Свыше 70% действующего фонда скважин оснащены штанговыми скважинными насосными установками (далее ШСНУ). С помощью ШСНУ добывается 30% всей нефти.
Область применения ШСНУ в большинстве случаев соответствует подаче до 30-50 м3/сут, при глубине подвески насоса 1000-1500 м и в отдельных случаях до 3000 м. При глубоких скважинах увеличивается масса установки, что отрицательно сказывается на стоимости, усложняет обслуживание и ремонт как наземной, так и подземной частей.
Большая масса установки приводит к необходимости сооружения для нее дорогостоящего и трудоемкого фундамента. Одним из ответственных элементов установки является колонна штанг, работающая в наиболее напряженных условиях. Прочность и долговечность штанг обуславливает подачу как всей установки, так и максимальную глубину спуска насоса.
Обрыв штанг вызывает простои и необходимость подземного ремонта. Наиболее часто обрывы штанг происходят в верхней и нижней частях колонны (точки подвеса штанг и насоса). Это обуславливается тем, что в указанных частях штанговой колонны кроме статической нагрузки от веса штанг и жидкостей действуют динамические нагрузки от кривошипно-шатунного механизма привода. Усилие в точке подвеса штанг постоянно направлено вниз и отличается, при ходе вверх и вниз, не более 50%, что обусловило введение в конструкцию привода специальных устройств для стабилизации нагрузки на приводной двигатель в течение рабочего цикла установки.
Уравновешивание установок сопровождается увеличением числа конструкций, задачей которых является преобразование вращательного движения высокооборотного двигателя в медленное возвратно-поступательное движение точки подвеса штанг. Подавляющее большинство ШСНУ приводится в действие балансирными приводами с грузовым, роторным или комбинированным уравновешиванием. Одним из способов упрощения станка-качалки, уменьшения его массы является отказ от использования балансира и внедрений безбалансирных станков-качалок.
Известна также штанговая гидроприводная установка с использованием, в качестве уравновешивающего груза, колонны насосно-компрессорных труб («Нефтепромысловые машины и механизмы», стр.73, рис.1.43).
Гидроприводная установка имеет следующие основные узлы.
Силовой орган – гидроцилиндр, колонна штанг, скважинный насос.
Уравновешивающее устройство – трубный гидроцилиндр, верхняя и нижняя траверсы, колонна насосно-компрессорных труб (НКТ).
Привод – силовой насос, система реверсирования.
Цилиндр скважинного насоса перемещается в процессе рабочего цикла вместе с колонной насосно-компрессорных труб, а плунжер насоса со штанговой колонной.
Способ уравновешивания колонной НКТ используется в установках различных типов – с механическим и гидравлическим приводом, известных под шифром АГН, а также специфику их кинематики и динамики предопределяют иные, отличающиеся от принятых для балансирных станков-качалок методов определения подачи насоса мощности приводного двигателя.
В установках АГН допустимая нагрузка на устьевой шток, в зависимости от длины хода точки подвеса штанг, относительно НКТ колеблется от 30 до 150 кН, что ограничивает глубину спуска насоса.
Наиболее близким к описываемому устройству является мультипликаторный силовой привод, содержащий приводной поршневой гидроцилиндр, соединенный с рабочим мультипликатором в единую конструкцию. (US 4198820 А, 21.08.1978).
По сравнению с описываемым, известное устройство имеет сложную конструкцию и небольшую длину хода точки подвеса штанг.
Технической задачей, поставленной в настоящем изобретении, является создание универсального силового привода, который позволит исключить из кинематической связи между насосом и силовым приводом уравновешивающие грузы; применить талево-полиспастное оборудование, что обеспечит большую (от 10 до 30 м) длину хода точки подвеса штанг при снижении нагрузки на силовое оборудование.
Эта задача достигается тем, что мультипликаторный силовой привод, содержащий приводной поршневой гидроцилиндр, соединенный с рабочим мультипликатором в единую конструкцию, содержит аккумулирующий мультипликатор, подсоединенный к приводному гидроцилиндру, с образованием объемной замкнутой конструкции, работающий по принципу сообщающихся сосудов, при этом аккумулирующий мультипликатор выполняет функцию уравновешивающего груза и одновременно служит резервуаром сжатого воздуха и жидкости для их повторного использования в работе привода.
Мультипликатор является промежуточным звеном в силовой цепочке оборудования и располагается между силовой установкой-компрессором и приводным гидроцилиндром. Соответственно, большая камера – пневматическая, малая – гидравлическая, а мультипликатор – пневмогидравлический. В процессе рабочего цикла давление на входе повышается на выходе – пропорционально отношению площадей камер (Д/d)2.
В целях исключения образования амортизирующей подушки между воздушной и гидравлической камерами мультипликатора имеется выход в атмосферу.
Пневмогидравлический привод ШСНУ обладает более мягким включением механизмов, что позволяет достаточно просто регулировать отдельные параметры цикла двойного хода штанг и применить полиспастную систему в приводе установки. Плавность включения привода осуществляется распределительным устройством автоматически.
Изменения в наземной части ШСНУ предопределили изменения и в подземной части. Штанговый плунжерный насос заменяется на двухкамерный поршневой. Скважинный насос представляет собой цилиндр с поршнем с двумя камерами: приемной и рабочей. Приемная камера изолирована от нефти в эксплуатационной скважине и от рабочей камеры глухими металлическими крышками, в которых размещаются всасывающий и нагнетательный клапаны, а по центру проходит шток, на конце которого закреплен поршень насоса. В трубах эксплуатационной скважины, которые проходят нефтеносный пласт, сделаны окна, через которые поступает нефть в приемную камеру насоса. При ходе поршня вниз происходит процесс всасывания, вверх – процесс нагнетания. Цилиндр поршня вставной и доступен для ремонта путем поднятия его на поверхность.
В подпоршневой части цилиндра насоса имеется дренажный канал с клапанами для удаления жидкости и газа в целях избегания образования подушек (пробок) в нижней части рабочей камеры.
Описываемая конструкция насоса имеет большую зону влияния по изъятию нефти из продуктового пласта, снижает возможность образования песчаных пробок, поднимает на поверхность любой вид пластовой жидкости.
На Фиг.1 изображен общий вид наземной части нефтедобывающей скважины, оборудованной безбалансирной длинноходовой установкой с силовым приводом.
На фиг.2 изображено оборудование наземной части скважины с использованием редукторного полиспаста.
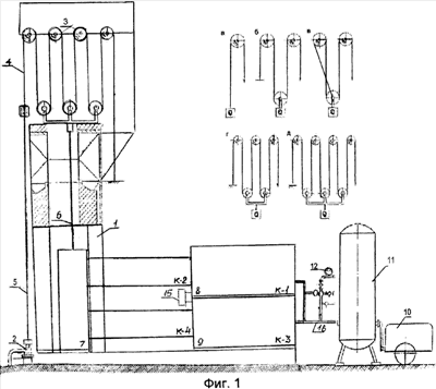
На фиг.3 изображен общий вид станка-качалки нефтеподъемной установки.
На фиг.4 приведена расчетная схема силового оборудования станка-качалки.
На фиг.5 приведен разрез нефтепромысловой скважины с наземным и подземным оборудованием.
На фиг.6 изображен разрез двухкамерного поршневого насоса.
На фиг.7 приведена блок-схема штанговой скважинной насосной установки.
На фиг.8 приведен трехкамерный повыситель давления и принцип его работы.
На фиг.9 изображен общий вид двухкамерного мультипликатора.
На фиг.10 изображен разрез мультипликатора.
На фиг.11 изображен сборочный чертеж мультипликатора.
На фиг.12 изображен чертеж поршневой группы мультипликатора.
Безбалансирная длинноходовая нефтеподъемная установка – БДНУ состоит из металлической вышки 1, установленной у устья скважины 2. На верхней площадке вышки установлена талевая шестиструнная система 3.
Талевая каретка через кронблоки соединена канатом 4 с устьевым штоком 5, другой конец каната закреплен на несущей конструкции вышки.
Грузовой крюк каретки соединен со штоком поршня 6 приводного гидроцилиндра 7.
Камера К-2 и К-4, соответственно, рабочего 8 и аккумулирующего 9 мультипликаторов подсоединяется к силовому (приводному) гидроцилиндру в надпоршневой и подпоршневой областях.
Аккумулирующий мультипликатор выполняет функцию уравновешивающего груза и одновременно служит резервуаром сжатого воздуха и жидкости для их повторного использования в работе установки.
Сжатый воздух от компрессорной станции 10 через ресивер 11 и контрольно-распределительную аппаратуру 12 подается в камеру К-1. На фиг.2 изображена наземная часть установки с использованием редукторного полиспаста 13, грузовой крюк которого соединен со штоком поршня приводного гидроцилиндра, а свободный конец грузового каната через блок подсоединяется к устьевому штоку скважинного насоса.
Все оборудование размещено на несущем решетчатом портале 14, установленном над устьем скважины.
На фиг.3 изображен общий вид станка-качалки, в котором приводной цилиндр установлен на устье скважины. Остальные механизмы, за исключением полиспастной системы, аналогичны приводу БДНУ.
С целью удаления амортизирующей подушки между пневмо- и гидрокамерами имеется устройство 15 с выходом в атмосферу. Воздух в пневмокамеры мультипликаторов подается по воздуховодам 16.
Поршень приводного гидроцилиндра соединен с поршнем насоса штанговой колонной 17.
Штанговый поршневой насос 18 состоит из корпуса 19, в цилиндре которого размещены шток 20, поршень 21, дренажные клапаны 22, отводящий канал 23, приемная камера 24 с внешней крышкой 25 и нагнетательным клапаном 26, внутренней перегородкой 27 с всасывающим клапаном 28, которая разделяет приемную и рабочую камеры насоса. Приемная камера насоса размещается в нефтеносном пласте и представляет стержневую конструкцию, в которую через окна 30 эксплуатационной колонны 31 поступает нефть.
При ходе поршня вниз происходит процесс всасывания и выдавливание жидкости через дренажные клапаны 22 из-под поршневой области насоса. При ходе поршня вверх происходит процесс нагнетания. При этом под действием давления в рабочей камере закрывается всасывающий клапан и открывается нагнетательный. Нефть из рабочей камеры по каналу 32 вытесняется в эксплуатационную колонну труб и далее поступает в промысловую сеть. Нагнетательный клапан соединяется с рабочей камерой насоса каналом 32, который проходит через нефтеносный пласт (приемную камеру) и предназначен для изоляции последнего от рабочей камеры насоса и нефти в эксплуатационной колонне труб, а также служит дополнительной жесткостью приемной камеры насоса. Давление на поршень насоса от столба нефти в эксплуатационной колонне, в отличие от плунжерных насосов, отсутствует.
На фиг.7 изображена блок-схема штанговой скважинной насосной установки, в которой обозначены: П – привод ШСНУ; Ш – штанги; Н – насос; Т – эксплуатационная колонна труб; ПО – вспомогательное подземное оборудование; ПП – продуктовый пласт; ПС – промысловая сеть.
Мультипликатор 33 содержит большую 34 и малую 35 камеры, торцевые заглушки 36 и 37, переходник 38, поршни 39 и 40, шток 41. Все сборочные узлы собираются резьбовыми соединениями. Через заглушки мультипликатор подключается к силовым механизмам установки.
Мультипликатор содержит большой 39 и малый 40 поршни, соединительный шток 41.
Установка работает следующим образом. Перед началом рабочего цикла поршни силового гидроцилиндра и штангового насоса находятся соответственно в верхнем и нижнем положениях. Полиспастная каретка с грузовым крюком у силового гидроцилиндра. Поршневая группа приводного цилиндра находится в торце камер К-1 и К-2. Камера К-2 заполнена жидкостью, К-1 свободна.
Поршневая группа аккумулирующего мультипликатора находится у силового цилиндра, камеры К-3 и К-4 свободны.
Рабочий процесс начинается с подачи воздуха в камеру К-1 от компрессорной станции. Поршневая группа камер К-1, К-2 под давлением воздуха начинает движение в сторону приводного цилиндра. Жидкость из камеры К-2 вытесняется в надпоршневую область приводного цилиндра и приводит в движение поршень цилиндра. Двигаясь вниз, поршень, шток которого соединен с грузовым крюком, тянет грузовой канат в совокупности с устьевым штоком колонной штанг и поршнем насоса вверх.
Под давлением нефти в рабочей камере насоса закрывается всасывающий клапан и открывается нагнетательный.
Нефть по каналу 32 выдавливается в эксплуатационную колонну скважины и далее в промысловую сеть.
При достижении приводного поршня низа цилиндра, а поршня насоса верхней точки рабочей камеры заканчивается процесс нагнетания.
Одновременно жидкость вытесняется из силового цилиндра, заполняет камеру К-4 аккумулирующего мультипликатора, заставляя перемещаться поршневую группу в торец камеры К-3 и К-4.
Процесс всасывания начинается с перепуска сжатого воздуха из камеры К-1 в камеру К-3. Под действием веса штанг поршни приводного цилиндра и насоса соответственно поднимаются вверх и отпускаются вниз. Открывается всасывающий клапан и закрывается нагнетательный клапан. Жидкость из силового цилиндра заполняет камеру К-2, а из продуктового пласта – рабочую камеру насоса. Жидкость и газ из подпоршневой части камеры насоса по каналу 23 выдавливаются в продуктовый пласт. При достижении поршней верхней и нижней точек цилиндра и камеры заканчивается процесс всасывания.
Работа трехкамерного повысителя давления.
Если в камере К-1 создается давление Р-1, то в камере К-2 гидростатическое давление должно удовлетворять условиям:
P2W2=P1W1, тогда 
где W1 и W2 – площади поршней в камере К-1 и К-2.
Камеры К-2 и К-3 будут взаимодействовать по принципу гидравлического пресса.
Сила гидростатического давления S2, созданная поршневой группой в камере К-2, имеющей площадь W2, будет передаваться на жидкость в камере К-3 и воздействовать на поршень площадью W3 силой:

Гидростатическое давление Р3 в камере К-3, созданное мультипликатором, равно:

Подставляем в формулу величину S3, получаем:

Таким образом, величина гидростатического давления в камере К-3 равна величине гидростатического давления в камере К-2 (гидропресс).
Внедрение мультипликаторного силового привода нефтепромысловой установки позволяет повысить КПД, который в действующих установках составляет 0,4÷0,55, позволяет повторно использовать сжатый воздух.
Внедрение в силовой блок мультипликаторного привода талевой системы позволит увеличить длину хода точки подвеса штанг, снизить нагрузку на силовой цилиндр, исключить из подземного оборудования скважины насосно-компрессорные трубы, уменьшить энергозатраты. Силовой привод с использованием мультипликаторов представляет объемную систему, работающую по принципу сообщающих сосудов, что позволит использовать их в качестве уравновешивающего груза и повторного энергоносителя.
Для искривленных скважин имеется возможность применения комбинированной штангово-канатной связи поршня насоса с устьевым штоком взамен штанговых муфт, защитных манжет и прочих приспособлений.
В двухкамерном поршневом насосе рабочий цилиндр размещается ниже подошвы продуктового пласта, что позволяет максимально извлечь нефть и оживить законсервированные нефтепромысловые скважины.
Формула изобретения
1. Мультипликаторный силовой привод нефтепромысловой установки, содержащий приводной поршневой гидроцилиндр, соединенный с рабочим мультипликатором в единую конструкцию, отличающийся тем, что он содержит аккумулирующий мультипликатор, подсоединенный к приводному гидроцилиндру с образованием объемной замкнутой конструкции, работающий по принципу сообщающихся сосудов, при этом аккумулирующий мультипликатор выполняет функцию уравновешивающего груза и одновременно служит резервуаром сжатого воздуха и жидкости для их повторного использования в работе привода.
2. Привод по п.1, отличающийся тем, что повышенное гидростатическое давление, созданное рабочим мультипликатором, передается через жидкость на поршень приводного гидроцилиндра, который силой гидростатического давления, при помощи гибкой связи, приводит в работу поршень штангового насоса.
РИСУНКИ
|