|
(21), (22) Заявка: 2004106777/03, 01.10.2002
(24) Дата начала отсчета срока действия патента:
01.10.2002
(30) Конвенционный приоритет:
13.02.2002 (пп.1-30) IN 129/MUM/2002
(43) Дата публикации заявки: 10.07.2005
(46) Опубликовано: 10.01.2008
(56) Список документов, цитированных в отчете о поиске:
WO 9961890 A1, 02.12.1999. SU 408200 A1, 01.01.1973. RU 2133195 C1, 20.07.1999. RU 2080971 C1, 10.06.1997. RU 2054656 С1, 20.02.1996. GB 2081439 А, 17.02.1982. US 4529305 А, 16.07.1985.
(85) Дата перевода заявки PCT на национальную фазу:
13.09.2004
(86) Заявка PCT:
IN 02/00198 (01.10.2002)
(87) Публикация PCT:
WO 03/068471 (21.08.2003)
Адрес для переписки:
123100, Москва, а/я 48, Юридическая фирма “Жигачев и Христофоров”, пат.пов. А.А.Христофорову, рег.№ 509
|
(72) Автор(ы):
ПАТЕЛ Арвиндбхай Лавджибхай (IN)
(73) Патентообладатель(и):
ПАТЕЛ Арвиндбхай Лавджибхай (IN)
|
(54) ЛАЗЕРНАЯ МАШИНА ДЛЯ АНАЛИЗА, ПЛАНИРОВАНИЯ И РАЗМЕТКИ НЕОБРАБОТАННОГО АЛМАЗА
(57) Реферат:
Изобретение относится к лазерной машине для анализа, планирования и разметки необработанного алмаза. Техническим результатом является экономия материала и времени и увеличение производительности. Для этого машина включает лазерное сканирующее устройство, трехмерную сканирующую систему, матрицу, устройство маркировки, электронный блок и компьютерную программу для расчета веса алмаза и характеристик бриллианта или бриллиантов, которые могут быть получены из необработанного алмаза. 29 з.п. ф-лы, 15 ил.
Область техники
Настоящее изобретение относится к лазерной машине для анализа, планирования и разметки необработанного алмаза.
Алмаз представляет собой минерал, состоящий из чистого углерода. Он является самым твердым из встречающихся в природе веществ и популярным драгоценным камнем. Вследствие очень высокой твердости алмазы нашли применение в ряде важных областей техники. Алмаз является особой формой углерода, так же как и графит. В породе сырой алмаз выглядит как кусок угля – природный камень. Огранка ювелирных алмазов представляет собой особую отдельную отрасль и включает разметку, раскалывание, очистку от посторонних включений, разделение на блоки, распиливание, вырезание пояска, гранение и полировку.
Внутри необработанного алмаза могут находиться посторонние включения. Посторонние включения внутри алмаза называются нац (nats) и герумс (gerums). Нац представляют собой включения в форме неуглеродных частиц, а герумс – включения в форме микротрещин в камне. Такие включения должны быть удалены из камня, и поэтому природный алмаз разрезают таким образом, чтобы получить камень с максимально возможным весом в каратах (объемом).
Известный уровень техники
Перед разрезанием природного камня мысленно планируют направление резания, позволяющее получить камень требуемой ценности и размера. На камень наносится соответствующая разметка для резания. При принятии такого решения необходимо учесть форму природного алмаза и количество и местонахождение включений, поскольку эти факторы влияют на отражательную способность и чистоту алмаза. Однако человеческое воображение не в состоянии определить точное местонахождение включений и может ошибаться, так что резание будет производиться наугад и может дать большое количество отходов. При резании камня возможны изменения как размера, так и числа бриллиантов, получаемых из одного камня. Если резание производится на основании человеческого воображения, можно не получить нужное количество бриллиантов требуемой формы при большом количестве потерь.
Во избежание таких потерь настоящее изобретение предлагает лазерную машину для анализа, планирования и разметки необработанного алмаза.
Описание изобретения
Лазер (аббр. от английского «усиление света вынужденным излучением») представляет собой оптический генератор, такой как электронный генератор, состоящий из усилителя с обратной связью для генерирования колебаний. Лазерный свет является монохроматическим, т.е. имеет единую длину волны с очень малой шириной полосы, и вследствие своей монохроматической природы может использоваться для селективного поглощения. Лазерный свет является высококогерентным, т.е. фотоны, излучаемые лазерным источником, имеют определенное фазовое соотношение между собой, и лазерный свет является остронаправленным или имеет незначительное расхождение, поскольку он излучается источником в результате обратного и прямого отражения фотонов между двумя зеркалами резонатора. Благодаря этому лазерный свет может быть сфокусирован в точку. Из-за зеркал резонатора излучаемый источником свет заключен в очень маленьком телесном угле и имеет поэтому высокую интенсивность.
В известном уровне техники сканирование оптическим планирующим устройством осуществляется в три стадии:
1. картирование алмаза,
2. определение плоскости распила,
3. разметка пером или лазером.
Сначала свет падает на алмаз, и по отражению этого света может быть измерено расстояние. Затем производится детектирование граней алмаза при его полном вращении, т.е. на 360°. После детектирования граней алмаза оптическое планирующее устройство создает сплошное изображение алмаза.
В отличие от этого, настоящее изобретение предусматривает лазерное планирующее устройство, которое производит сканирование каждой точки алмаза при его вращении на 360° и, таким образом, определяет индивидуальные координаты для данного алмаза. Каркасное изображение выводится на монитор компьютера. Лазерное планирующее устройство по настоящему изобретению включает:
1. сканирующее лазерное устройство,
2. трехмерную (3-D) сканирующую систему с использованием лазера для определения трехмерных координат в виде каркасной модели,
3. специальную матрицу,
4. маркировочное устройство,
5. программное обеспечение для расчета веса алмаза в каратах и определения наибольшего размера бриллианта, который может быть получен из природного алмаза,
6. электронный блок.
Краткое описание чертежей
Настоящее изобретение описано более конкретно со ссылкой на следующие чертежи:
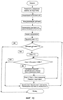
Фиг.1 изображает блок-схему машины.
Фиг.2 изображает вид сбоку машины.
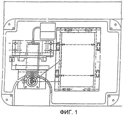
Фиг.3 изображает вид сверху машины.
Фиг.4 изображает вид спереди машины.
Фиг.5 изображает схематично вид сбоку машины.
Фиг.6 изображает схематично вид сверху машины.
Фиг.7 изображает схематично вид спереди машины.
Фиг.8 изображает схему работы машины.
Фиг.9 изображает схему движения осей.
Фиг.10 изображает последовательность операций сканирующего модуля.
Фиг.11 изображает матрицу и держатель матрицы.
Фиг.12 изображает флажок датчика.
Фиг.13 изображает стопорную гайку.
Фиг.14 изображает ползунок.
Фиг.15 изображает корпус передачи шариковой пары винт-гайка.
В соответствии с настоящим изобретением в основном корпусе 1 установлены две направляющие 19 и 26. Направляющие 19 и 26 предназначены для определения траектории движения. На направляющих 19 и 26 установлены два блока линейного перемещения 18. Блоки линейного перемещения 18 обеспечивают очень малое трение при вертикальном перемещении. Блоки линейного перемещения 18 соединены с ползунком 6 с помощью корпуса передачи винт-гайка 3, смонтированного на гайке блока шарикового ходового винта 17. Блок шарикового ходового винта 17 имеет очень высокую точность изготовления и установки на основание, закален и перемещается в точном соответствии с командами. Этот блок шарикового ходового винта 17 установлен по центру между двумя направляющими 19 и 26. Ползунок 6 установлен сверху на корпусе передачи шариковой пары винт-гайка 3 и на верхней поверхности двух блоков линейного перемещения 18. Ползунок 6 также соединен с флажком датчика 10, устанавливающим предельное положение вертикального перемещения ползунка 6. Ползунок 6 перемещается вверх и вниз в соответствии с вращением шарикового ходового винта 17. Для крепления шарикового ходового винта 17 установлен главный блок шарикоподшипников 2. Два шарикоподшипника 16 установлены в блоке шарикоподшипников 2, причем для ограничения осевого перемещения используется стопорная гайка 8. Блок главного шарикоподшипника 2 имеет две стопорные гайки 8 и 9 и распорную втулку 11. Распорная втулка 11 расположена между шарикоподшипником 16 и стопорными гайками 8 и 9. Одна из стопорных гаек 8 предназначена для предотвращения осевого перемещения шарикового ходового винта 17, а другая стопорная гайка 9 используется для фиксации положения шарикоподшипника 16 в корпусе подшипника 2. Кронштейн электродвигателя 12 установлен на главном блоке шарикоподшипников 2. Электродвигатель 14 крепится на этом кронштейне электродвигателя 12. Для соединения двух концов вала, т.е. вала шарикового ходового винта 23 и вала электродвигателя 24, используется привод с гибким валом 15.
Электродвигатель 13 создает вращательное движение, которое приводит шариковый ходовой винт 17 во вращение без проскальзывания с помощью соединительной муфты 18. Это вращательное движение превращается в линейное движение с помощью шарикового ходового винта 17, блока линейного перемещения 18, ползунка 6 и блока передачи шариковой пары винт-гайка 3. Сканер 27 и источник света расположены таким образом, чтобы свет падал на камень, помещенный на матрицу 28. Сканер 27 подключен к компьютеру для того, чтобы после сканирования необработанного камня строение и физические характеристики природного камня можно было вывести на экран компьютера. Физические характеристики камня рассчитываются с помощью прикладной программы, установленной в компьютере.
В данной машине используется два шаговых/следящих электродвигателя. Один предназначен для вертикального перемещения, а второй – для вращения вокруг оси. В блоке оси вращения установлен электродвигатель с двумя выходными концами вала. Блок оси вращения крепится с помощью углового алюминиевого кронштейна. На верхнем валу установлен с помощью углового алюминиевого кронштейна блок держателя матрицы 25. На верхнем валу крепится блок держателя матрицы, а для точного определения исходного положения установлено сферическое зеркало датчика положения.
В электронном блоке используется два блока управления (РСВ) 20 и 21. Один из блоков управления 21 представляет собой блок определения местоположения, а второй блок управления 20 – управляющее устройство. Блоки управления установлены на держателе блоков управления 28. Весь блок в целом установлен на кронштейне крепления корпуса 4.
Специально разработанная матрица установлена на держателе матрицы и предназначена для крепления алмаза, подлежащего планировке/огранке. Эта матрица имеет узкоспециальное назначение и была разработана исключительно для данной цели. Матрица имеет контрольную метку, позволяющую всегда определить положение в держателе матрицы.
Алмаз может быть укреплен на поверхности матрицы с помощью твердого клея или двусторонней клейкой ленты. Перо используется для разметки пояска, граней и табличной грани на поверхности алмаза. Отличительной особенностью является использование приводного механизма PWM со следящим управлением, который контролирует операцию маркировки.
Источник питания подключается к плате привода блока управления. Плата привода состоит из четырех одинаковых цепей управления, с помощью которых она приводит в действие два электродвигателя вертикального перемещения и вращения блока. Две другие цепи относятся к устройству маркировки – одна контролирует катушки реле устройства маркировки, а вторая управляет насосом, осуществляющим подачу краски. В блоке управления определением местоположения используются оптроны для защиты планирующего устройства от возможного короткого замыкания в компьютере и наоборот. Для определения перемещения блока используется крайнее положение.
Блок управления детектирует и задает предварительно определенные величины перемещения устройства планирования. После завершения сканирования одного алмаза при установке следующего алмаза блок управления производит установку на начало отсчета для начала сканирования нового алмаза.
В соответствии с настоящим изобретением конструкция матрицы имеет очень большое значение. Матрица имеет маленькое отверстие диаметром 1 мм. Матрица должна устанавливаться на держателе с помощью штифта, соединенного с верхним валом электродвигателя. Внутри верхнего зазора держателя матрицы установлена на прессовой посадке распорная втулка, а внутри распорной втулки на прессовой посадке установлен штифт. Верхний 1 мм штифта выступает наружу для простоты и удобства установки матрицы. Камень крепится к матрице с помощью клея. Датчик определяет величину вертикального перемещения блока, причем вертикальное перемещение матрицы с камнем осуществляется путем вертикального перемещения ползунка. Камень поворачивается вокруг оси вращения. Матрица перемещается вертикально вверх и находится под управлением стопорного механизма. При всех этих перемещениях и с помощью компьютерной программы структурные характеристики алмаза сохраняются в компьютере. В целом все это составляет модуль сканирования. Алмаз устанавливается на подставку матрицы. После этого производится установка датчика в исходное положение, так что подставка перемещается в исходное положение, в котором все оси установлены на нуль. Угол поворота алмаза, а также скорость и величина шага сканируемого слоя задаются с помощью интерфейса пользователя. Сканирование начинается с нулевого слоя, т.е. высота слоя равна нулю. Все данные об алмазе сохраняются в файле, после чего угол изменяется путем поворота подставки алмаза и процесс повторяется. После того, как блок вращения совершит один полный поворот, блок вертикального перемещения поднимается вверх на один шаг. Сканирование продолжается до тех пор, пока не будет достигнут конец поверхности камня или датчик не распознает материал матрицы. Таким образом, производится сбор данных для одного поворота вокруг оси, после чего осуществляется вертикальное перемещение на один шаг, в результате чего получают трехмерное изображение необработанного камня.
Маркировочный блок машины включает насос и емкость с краской. Емкость с краской соединена с пером с помощью пустотелой трубки для бесперебойной подачи краски. Управление насосом осуществляется с помощью реле. Когда реле получает сигнал от платы привода в виде импульса высокого напряжения, оно намагничивается и активируется, прижимая перо маркера к камню для нанесения маркировки.
После этого производится маркировка камня с целью разметки граней, таблицы и пояска. В зависимости от наличия посторонних включений (нац и герумс) необходимо снова определить положение плоскостей и рассчитать объем и массу. Снова производится маркировка, а затем определяется положение плоскостей. В результате получают оптимизированный алмаз.
Для отображения объекта используется каркасная модель. Масса может быть рассчитана с использованием формулы для определения объема тетраэдра. Кроме того, компьютерная программа используется для определения веса алмаза в каратах и схемы расположения бриллианта наибольшего размера в необработанном алмазе. Лазерное планирующее устройство определяет форму бриллианта, максимально соответствующего природному камню и имеющего наибольшую величину массы и объема.
Формула изобретения
1. Лазерная машина для анализа, планирования и разметки необработанного алмаза, включающая лазерное сканирующее устройство, трехмерную сканирующую систему, матрицу, устройство маркировки, электронный блок и компьютерную программу для расчета веса алмаза и характеристик бриллианта (бриллиантов), которые могут быть получены из необработанного алмаза.
2. Лазерная машина для анализа, планирования и разметки необработанного алмаза по п.1, в которой трехмерная сканирующая система включает основной корпус, направляющие, два блока линейного перемещения, ползунок, корпус передачи шариковой пары винт-гайка, блок шарикового ходового винта, флажок датчика, стопорную гайку, матрицу и держатель матрицы.
3. Лазерная машина для анализа, планирования и разметки необработанного алмаза по п.2, в которой две направляющие установлены на основном корпусе для определения траектории перемещения.
4. Лазерная машина для анализа, планирования и разметки необработанного алмаза по п.2, в которой два блока линейного перемещения установлены на направляющих для уменьшения трения при вертикальном перемещении.
5. Лазерная машина для анализа, планирования и разметки необработанного алмаза по п.2, в которой блоки линейного перемещения связаны с ползунком с помощью корпуса передачи шариковой пары винт-гайка.
6. Лазерная машина для анализа, планирования и разметки необработанного алмаза по п.2, в которой блок шарикового ходового винта обеспечивает очень высокую точность, прецизионность установки в исходное положение и точность перемещения в соответствии с командами.
7. Лазерная машина для анализа, планирования и разметки необработанного алмаза по п.2, в которой блок шарикового ходового винта установлен по центру между двумя направляющими.
8. Лазерная машина для анализа, планирования и разметки необработанного алмаза по п.2, в которой блок ползунка установлен сверху на корпусе передачи шариковой пары винт-гайка и на верхних поверхностях двух блоков линейного перемещения.
9. Лазерная машина для анализа, планирования и разметки необработанного алмаза по п.2 или 7, в которой ползунок связан с флажком датчика.
10. Лазерная машина для анализа, планирования и разметки необработанного алмаза по п.2 или 8, в которой флажок датчика обеспечивает точность установки ползунка в исходное положение при вертикальном перемещении.
11. Лазерная машина для анализа, планирования и разметки необработанного алмаза по п.2 или 6, в которой ползунок перемещается вверх и вниз при вращении шарикового ходового винта.
12. Лазерная машина для анализа, планирования и разметки необработанного алмаза по любому из пп.2, 6, 8, в которой для крепления шарикового ходового винта в блоке подшипников установлены два шарикоподшипника.
13. Лазерная машина для анализа, планирования и разметки необработанного алмаза по п.2, в которой для ограничения осевого перемещения используется стопорная гайка.
14. Лазерная машина для анализа, планирования и разметки необработанного алмаза по п.12, в которой между шарикоподшипником и стопорными гайками установлена распорная втулка.
15. Лазерная машина для анализа, планирования и разметки необработанного алмаза по п.2, в которой для соединения двух концов вала – вала шарикового ходового винта и вала электродвигателя – используется гибкий шарнирный вал.
16. Лазерная машина для анализа, планирования и разметки необработанного алмаза по п.1, в которой используется два шаговых/следящих электродвигателя – один для вертикального перемещения и второй для поворота относительно оси вращения.
17. Лазерная машина для анализа, планирования и разметки необработанного алмаза по п.2, в которой на верхнем валу поворотной оси установлен держатель матрицы с помощью углового алюминиевого кронштейна.
18. Лазерная машина для анализа, планирования и разметки необработанного алмаза по п.1, в которой для разметки пояска, граней и таблицы на поверхности алмаза используется перо.
19. Лазерная машина для анализа, планирования и разметки необработанного алмаза по п.1, в которой в электронном блоке используется два блока управления – один блок управления для определения местоположения и второй в качестве системного блока управления.
20. Лазерная машина для анализа, планирования и разметки необработанного алмаза по п.1 или 19, в котором блок управления в сборе установлен на кронштейне на корпусе.
21. Лазерная машина для анализа, планирования и разметки необработанного алмаза по п.1, в которой источник питания подключен к плате управления приводом блока управления.
22. Лазерная машина для анализа, планирования и разметки необработанного алмаза по п.21, в которой плата управления приводом состоит из четырех одинаковых цепей управления, с помощью которых приводятся в действие два электродвигателя вертикального и вращательного перемещения блока, а две другие цепи относятся к маркерам – одна управляет катушками реле маркера, а вторая насосом, осуществляющим подачу краски.
23. Лазерная машина для анализа, планирования и разметки необработанного алмаза по п.1, в которой для защиты планирующего устройства от короткого замыкания в компьютере и наоборот в блоке управления определением местоположения используются оптроны.
24. Лазерная машина для анализа, планирования и разметки необработанного алмаза по п.1, в которой для отображения объекта используется его представление в виде каркасной модели.
25. Лазерная машина для анализа, планирования и разметки необработанного алмаза по п.1, в которой компьютерная программа используется для определения веса алмаза в каратах.
26. Лазерная машина для анализа, планирования и разметки необработанного алмаза по п.1, в которой компьютерная программа используется для определения количества и размера бриллианта (бриллиантов), которые могут быть изготовлены из необработанного алмаза.
27. Лазерная машина для анализа, планирования и разметки необработанного алмаза по п.1, в которой устройство маркировки машины включает перо и насос с емкостью для краски.
28. Лазерная машина для анализа, планирования и разметки необработанного алмаза по п.27, в которой емкость для краски соединена с пером с помощью пустотелой трубки для бесперебойной подачи краски.
29. Лазерная машина для анализа, планирования и разметки необработанного алмаза по п.1 или 27, в которой требуемая разметка наносится на алмаз маркировочным устройством после проверки и оптимизации параметров на экране с помощью компьютерной программы.
30. Лазерная машина для анализа, планирования и разметки необработанного алмаза по п.1 или 25, в которой блок-схема компьютерной программы по существу описана тут со ссылкой на сопровождающий чертеж на фигуре 10.
РИСУНКИ
|