|
(21), (22) Заявка: 2005117376/15, 07.06.2005
(24) Дата начала отсчета срока действия патента:
07.06.2005
(46) Опубликовано: 27.11.2007
(56) Список документов, цитированных в отчете о поиске:
SU 1012870 А, 23.04.1983. RU 2070814 C1, 27.12.1996. SU 685270 А, 15.09.1979. ES 2163991 А1, 01.02.2002.
Адрес для переписки:
353685, Краснодарский край, г.Ейск, ул.Островского, 15, кв.13, Л.Л.Сидорову
|
(72) Автор(ы):
Сидоров Леонид Леонидович (RU), Лукашёв Вадим Евгеньевич (RU)
(73) Патентообладатель(и):
Сидоров Леонид Леонидович (RU), Лукашёв Вадим Евгеньевич (RU)
|
(54) СПОСОБ ПОЛУЧЕНИЯ ГРАНУЛ ИЗ ПОДСОЛНЕЧНОЙ ЛУЗГИ
(57) Реферат:
Изобретение относится к переработке подсолнечной лузги, а именно к получению гранул для использования в качестве топлива. Подсолнечную лузгу измельчают, в измельченную лузгу вводят связующее вещество – фосфатидный концентрат, полученный при гидратации подсолнечного масла. Доводят влажность полученной смеси до 8-14%, нагревают до 85°-95°С и формируют гранулы, которые затем охлаждают до температуры окружающей среды. Технический результат – получение гранул, стойких при хранении и транспортировке. 2 з.п. ф-лы, 1 ил.
Изобретение относится к обработке подсолнечной лузги, с целью получения гранул, стойких при хранении и транспортировке.
Отделение лузги от ядра способствует повышению масличности перерабатываемого сырья, оно освобождается от низкомасличных компонентов, увеличивается производительность технологического оборудования, повышается качество масла, так как в масло не переходят липиды лузги, представленные восками и воскоподобными веществами, ухудшающими товарный вид масла. Лузга имеет большую пористость и при соприкосновении с маслом способна его интенсивно поглощать, и затем прочно удерживать («замасливаться»). Это увеличивает потери масла в производстве. Наконец, механическая прочность лузги по сравнению с ядром довольно высока, и присутствие лузги снижает эффективность работы оборудования, вызывает интенсивный износ рабочих органов машин (источник приведенных сведений – см. В.П.Кичигин, «Технология и технохимический контроль производства растительных масел», М., «Пищевая промышленность» 1976, 360 стр.).
Известны способы переработки отходов маслопроизводства и шелухи зерновых культур с получением из них топливных брикетов (GB 158671, C10L 5/42, 1921 г.).
Данный аналог технологически сложен в связи с тем, что для получения брикета необходимо формировать оболочку брикета, заполнять ее отходами, закрывать крышкой. Отходы составляют около 12% веса брикета. Кроме того, в этом изобретении предполагается использование горючих жидкостей для пропитки брикетов, что также усложняет и удорожает процесс производства изделий.
Ближайшим аналогом изобретения является способ обработки лузги подсолнечника на корм, характеризующийся тем, что неизмельченную лузгу увлажняют водой или липидной добавкой, полученной из отстоя, образующегося при рафинировании подсолнечного масла, нагревают полученную смесь до 70°-90°С при атмосферном давлении и формируют гранулы, которые затем охлаждают до температуры окружающей среды (SU 1012870, А23К 1/20, 1983 г.).
Данное техническое решение направлено на получение гранул из неизмельченной лузги для использования их в качестве корма скоту. Стойкость полученных способом-прототипом гранул недостаточна, что снижает их эксплуатационные возможности при хранении и транспортировке.
Задачей, решаемой предлагаемым изобретением, является получение стойкой при хранении и транспортировке структуры подсолнечных гранул, предназначенных для дальнейшего использования в качестве топлива.
Поставленная задача решается за счет того, что лузгу измельчают, в измельченную лузгу вводят связующее вещество – фосфатидный концентрат, полученный при гидратации подсолнечного масла, перемешивают, доводят влажность полученной смеси до 8-14%, нагревают полученную смесь до 85-95°С и формируют гранулы, которые затем охлаждают до температуры окружающей среды.
Измельчение лузги предпочтительно производят до содержания мелкой фракции (проход через 3 мм сито) не менее 80 мас.%.
Количество вводимого фосфатидного концентрата может составлять от 2 до 3 мас.% от исходной массы лузги.
Технический результат от использования изобретения заключается в том, что заявленный способ обеспечивает получение топливных гранул, стойких при хранении и транспортировке. При смешивании лузги с фосфатидным концентратом легкость процесса гранулирования и стойкость гранул при хранении и транспортировке (за счет лучшего слипания частиц) достигается вследствие того, что измельченная лузга смешивается с фосфатидным концентратом с содержанием жира примерно 97%, полученная смесь имеет масличность порядка 4-6%. Достижение результата обусловлено также тем, что измельченную лузгу, смешенную с фосфатидным концентратом, гранулируют при специально созданных условиях, определенных экспериментально, а именно при указанной выше влажности смеси и температуре. Укладка готовых гранул в накопительные емкости непосредственно после их изготовления позволяет дополнительно увеличить срок хранения гранул без изменения их свойств.
Существенными признаками, отличительными от ближайшего аналога, являются:
1) измельчение лузги;
2) использование при получении смеси конкретного связующего – фосфатидного концентрата, полученного при гидратации подсолнечного масла;
3) увлажнение смеси водой после введения фосфатидного концентрата;
4) более низкая влажность смеси, подаваемой на гранулирование;
5) иные значения температур, при которых проводится термическая обработка смеси.
Совокупность указанных отличительных признаков в сочетании с известным из ближайшего аналога приемом гранулирования лузги обусловила получение гранул с высокой стойкостью при хранении и транспортировке (количественные данные приведены ниже).
Частными существенными признаками, количественно влияющими на достижение указанного технического результата, является измельчение лузги до содержания мелкой фракции (проход через 3 мм сито) не менее 80 мас.%, при этом количество вводимого фосфатидного концентрата может составлять от 2 до 3 мас.% от исходной массы лузги.
Предложенный способ гранулирования лузги расширяет сферу использования лузги как топлива, а именно гранулированную лузгу можно использовать в качестве топлива в небольших котельных и т.п. (по аналогии с топливными гранулами, полученными из древесных опилок).
Для удобства хранения и перевозки подсолнечную лузгу предложено гранулировать, что позволяет увеличить ее объемную массу в пять-шесть раз.
Источников информации, в которых была бы описана обработка подсолнечной лузги для целей последующего использования как топлива, позволяющая обеспечить стабильные технологические характеристики гранул при хранении и транспортировке, в уровне техники не обнаружено.
В результате использования заявленного способа расширяется сфера использования лузги, а именно возможно ее использование в качестве топлива. Гранулированную лузгу можно использовать как топливо в небольших котельных и т.п. (по аналогии с топливными гранулами, полученными из древесных опилок).
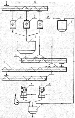
Изобретение поясняется чертежом, на котором изображено устройство, реализующее заявленный способ.
Заявленный способ осуществляют следующим образом.
Лузгу, отделенную от ядра, предварительно измельчают так, что проход через 3 мм сито составляет не менее 80%, после этого в измельченную лузгу (состоящую из мелкой фракции – проход через 3 мм сито и крупной фракции – все остальное) вводят связующее вещество – фосфатидный концентрат, полученный при гидратации подсолнечного масла. После этого влажность полученной смеси посредством нагрева в системе нагревательных камер доводят до 8-14%. Далее осуществляют смешивание измельченной лузги с фосфатидным концентратом при температуре 85-95°С, что позволяет оптимально произвести процесс гранулирования. Смесь, состоящую из дробленой лузги и фосфатидного концентрата, гранулируют и затем охлаждают. Готовые гранулы помещают в накопительные емкости для хранения.
Полученные гранулы с температурой, равной температуре окружающей среды, подают на склад для последующего хранения и реализации.
Пример реализации способа.
При осуществлении способа было использовано следующее оборудование:
– для подачи лузги на измельчение – винтовой транспортер;
– для измельчения лузги – молотковые дробилки марки А1-ДДР;
– для смешивания дробленой лузги с фосфатидным концентратом и нагрева полученной смеси до 85-95°С – нагревательные камеры, представляющие собой винтовые (шнековые) транспортеры с паровыми рубашками, соединенные последовательно, в первой и второй камерах предусмотрена подача фосфатидного концентрата;
– для формирования гранул – маслоотжимные агрегаты (шнековые форпресса) ФП с гранулирующей насадкой на выходе из агрегата;
– для охлаждения полученных гранул – охладительная колонка.
Устройство, осуществляющее процесс гранулирования лузги, содержит подающее устройство в виде шнека 1, из которого лузга поступает в дробилки молотковые 2, обеспечивающие измельчение исходного продукта так, что проход через 3 мм сито составляет не менее 80 мас.%.
Из дробилок молотковых измельченная лузга поступает в емкость 3 для дробленой лузги, соединенную с системой нагревательных камер 4 (в предпочтительном варианте исполнения используется три камеры). Нагревательные камеры 4 соединены с емкостью 5 для связующего – фосфатидного концентрата посредством устройства для подачи фосфатидного концентрата в нагревательную камеру, выполненного в виде форсунок. При использовании системы из трех последовательно соединенных нагревательных камер устройства для подачи фосфатидного концентрата в нагревательную камеру 4 присоединены к первой и второй нагревательным камерам 4.
Последняя из нагревательных камер 4 соединена со шнековыми форпрессами 6, с выхода которых смесь имеет возможность поступать к охладительной колонке 7. Кроме того, шнековые форпрессы 6 имеют другой выход, предназначенный для соединения с верхней частью емкости 5 для фосфатидного концентрата для подачи туда излишков связующего из форпресса.
Устройство работает следующим образом.
Направленная на гранулирование лузга подсолнечника по шнеку 1 поступает на измельчение в молотковые дробилки 2, дробленая лузга с проходом не менее 80% через 3 мм сито, после молотковых дробилок поступает в емкость дробленой лузги 3. Из емкости 3 дробленая лузга подается в систему последовательно соединенных нагревательных камер 4, где посредством транспортирующего и перемешивающего элемента в виде винтового транспортера (шнека) смешивается с фосфатидным концентратом, который подается из емкости 5 через систему форсунок в первую и вторую нагревательные камеры. Полученная смесь нагревается до 85-95°С, обеспечивается ее влажность 8-14% и далее подается на гранулирование в шнековые форпрессы 6. Каждый шнековый форпресс 6 снабжен насадкой с имеющимися в ней отверстиями, при проходе через которые формируются гранулы.
После прессования гранулы подаются в охладительную колонку 7, в которой по принципу противотока охлаждаются восходящим потоком атмосферного воздуха до температуры окружающей среды, а излишки фосфатидного концентрата через специальный выход форпресса 6 возвращаются в емкость для фосфатидного концентрата.
Экспериментально подтверждено, что заявленный способ позволяет получить гранулы, стойкие при хранении и транспортировке, а это, в свою очередь, значительно расширяет возможность использования гранулированной подсолнечной лузги для производственных и бытовых нужд.
Проводилась обработка семи образцов лузги – без добавления фосфатидного концентрата (образец №1) и с добавлением фосфатидного концентрата в количестве (мас.%): 1, 2, 3, 5, 7 и 10 от исходной массы лузги (образцы №2, №3, №4, №5, №6 и №7 соответственно).
Влажность каждого образца составляла до эксперимента приблизительно 10%.
Далее с каждым из семи образцов были проведены по шесть опытов, в процессе которых они были подвержены термической обработке при двух температурных режимах – при нагреве смеси дробленой лузги с фосфатидным концентратом до 85°С и 90°С. Два опыта проводились непосредственно после гранулирования, два после хранения в течение 3 месяцев и два после хранения в течение 3 месяцев и просеивания на лабораторном рассеве РЛ в течение 1 часа.
Фактически полученные показатели стойкости гранул непосредственно после гранулирования и охлаждения (С0), после хранения в течение 3 месяцев (C1) и после хранения в течение 3 месяцев и последующего просеивания на лабораторном рассеве в течение 1 часа (С2), а именно массовая доля мелкой фракции (проход через сито с отверстиями диаметром 3 мм, мас.%) приведены ниже.
Режим гранулирования при 85°С
Образец №1: C01=13,3%; C11=13,6%; C21=14,4%
Образец №2: С02=6,1%; С12=6,4%; C22=6,7%
Образец №3: С03=4,7%; C13=4,3%; C23=4,7%
Образец №4: C04=4,8%; C14=4,7%; С24=5,1%
Образец №5: С05=5,8%; C15=5,9%; C25=6,3%
Образец №6: С06=6,2%; C16=6,0%; C26=6,7%
Образец №7: С07=6,5%; C17=6,6%; C27=6,8%
Режим гранулирования при 90°С
Образец №1: C01=13,7%; C11=13,9%; C21=14,7%
Образец №2: С02=6,1%; C12=6,4%; C22=6,7%
Образец №3: С03=4,5%; C13=4,6%; C23=4,8%
Образец №4: С04=4,8%; C14=4,7%; C24=5,1%
Образец №5: С05=5,6%; C15=5,3%; C25=5,8%
Образец №6: С06=6,1%; C16=6,2%; C26=6,7%
Образец №7: С07=6,4%; C17=6,6%; C27=7,1%
Как следует из приведенных данных в результате добавления фосфатидного концентрата к измельченной лузге и последующего гранулирования полученной смеси удается получить качественные гранулы, которые обладают высокой стойкостью при хранении и транспортировке. Образец №1, полученный без добавления фосфатидного концентрата, имеет существенно худшие показатели. Следует отметить, что местный прогрев отдельных зон смеси иногда достигал 95°С.
Наиболее целесообразным является добавление фосфатидного концентрата в количестве от 2 до 3 мас.% от исходной массы лузги, так как большее его количество не обеспечивает лучшего качества гранул, а ведет только к излишнему расходу концентрата.
Формула изобретения
1. Способ получения гранул из подсолнечной лузги для использования в качестве топлива, характеризующийся тем, что лузгу измельчают, в измельченную лузгу вводят связующее вещество – фосфатидный концентрат, полученный при гидратации подсолнечного масла, затем доводят влажность полученной смеси до 8-14%, нагревают полученную смесь до 85-90°С и формируют гранулы, после чего их охлаждают до температуры окружающей среды.
2. Способ по п.1, отличающийся тем, что измельчение лузги производят до содержания мелкой фракции (проход через 3 мм сито) не менее 80 мас.%.
3. Способ по п.1, отличающийся тем, что количество вводимого фосфатидного концентрата составляет от 2 до 3% от исходной массы лузги.
РИСУНКИ
MM4A – Досрочное прекращение действия патента СССР или патента Российской Федерации на изобретение из-за неуплаты в установленный срок пошлины за поддержание патента в силе
Дата прекращения действия патента: 08.06.2008
Извещение опубликовано: 20.06.2010 БИ: 17/2010
|