|
|
(21), (22) Заявка: 2004128903/12, 01.10.2004
(24) Дата начала отсчета срока действия патента:
01.10.2004
(45) Опубликовано: 27.03.2006
(56) Список документов, цитированных в отчете о поиске:
SU 1782406 А1, 23.12.1992. SU 363449, 25.12.1972. SU 1061738 А, 23.12.1983. SU 516367, 05.06.1976.
Адрес для переписки:
115569, Москва, ул. Шипиловская, 5, кв.182, О.И. Брик
|
(72) Автор(ы):
Краховецкий Николай Николаевич (RU), Гиндин Борис Иосифович (RU)
(73) Патентообладатель(и):
Краховецкий Николай Николаевич (RU), Гиндин Борис Иосифович (RU)
|
(54) УСТРОЙСТВО ДЛЯ ВНУТРИПОЧВЕННОГО ВНЕСЕНИЯ ЖИДКИХ УДОБРЕНИЙ
(57) Реферат:
Изобретение относится к области сельскохозяйственного машиностроения и может быть использовано для внесения жидких удобрений в почву при культивации. Устройство для внутрипочвенного внесения жидких удобрений содержит бак для жидкости, фильтры, насос с распределителем, напорный трубопровод, отсекатели, сливной трубопровод, гидромешалку, секционные трубопроводы, культиваторные лапы. Последние закреплены хвостовиками на стойках. Каждый секционный трубопровод снабжен закрепленными на стойках вертикальными патрубками. Отсекатели жидкости закреплены на конце каждого патрубка. Каждый отсекатель соединен с закрепленным на нижней части стойки и хвостовика лапы питающим трубопроводом. На другом конце питающего трубопровода в средней зоне груди культиваторной лапы закреплен делитель потока. Выходные сопла делителя взаимодействуют с наклонно установленными вносителями с отверстиями. Они расположены на вносителе по спирали. Первое отверстие от делителя потока направлено вверх. Последующие направлены к лезвию лапы. Шаг спирали равен удвоенной длине вносителя. Питающий трубопровод изогнут по кривой, имеющей форму циклоиды. Устройство надежно и эффективно в работе, просто в конструктивном выполнении и удобно в эксплуатации. 5 ил. 
Изобретение относится к сельскохозяйственному машиностроению, а именно к устройствам для внесения жидких удобрений в почву при культивации.
Известно комбинированное орудие для обработки почвы и внесения удобрений, включающее ведущий и ведомый рабочие органы, состоящие из стрельчатой рыхлительной лапы, закрепленной на стойке, и трубопровод, нижний конец которого расположен под лапой, а верхний соединен с корпусом, в котором установлено сопло с регулируемым вентилем, соединенные с резервуаром для жидкости. Для равномерного распределения потока жидкости под рыхлительной лапой в устройстве предусмотрен отражатель. Однако данное устройство не достаточно равномерно распределяет вносимую жидкость по ширине захвата лапы, поэтому мало эффективно в работе (см. авторское свидетельство СССР №917759, кл. А 01 С 23/02, 1980 г.).
Известно техническое решение по авторскому свидетельству №516367, кл. А 01 С 23/02, 1974 г., включающее почвообрабатывающий рабочий орган, напорный трубопровод с закрепленным под ним дефлектором для отражения и равномерного распределения удобрений в подлаповом пространстве. Однако такая конструкция не надежна в работе, так как происходит забивание почвой пространства между дефлектором и концом трубопровода, что не обеспечивает выполнение требуемого технологического процесса.
Наиболее близким техническим решением является устройство по патенту России №1782406, кл. А 01 С 23/02, 1990 г. Комбинированная машина для рыхления почвы и внесения жидких растворов содержит смонтированный на раме резервуар для рабочей жидкости с контрольной аппаратурой и гидромешалкой, гидромотор, гидронасосы, трубопровод, плоскорежущие лапы с горизонтальными коллекторами, снабженными распылителями. Однако такое устройство не обеспечивает равномерности внесения жидкого раствора, а кроме того, распылители забиваются почвой, что обуславливает ненадежность работы всего устройства.
Технической задачей настоящего изобретения является создание надежной в работе конструкции устройства, обеспечивающего качественное внесение рабочей жидкости в почву.
Поставленная задача достигается тем, что в устройстве для внутрипочвенного внесения жидких удобрений, содержащем бак для жидкости, фильтры, насос с распределителем, напорные трубопровод, отсекатели, сливной трубопровод, гидромешалку, секционные трубопроводы, культиваторные лапы, закрепленные хвостовиками на стойках, при этом секционный трубопровод снабжен закрепленными на стойках вертикальными патрубками, отсекатели жидкости закреплены на конце каждого патрубка, при этом каждый отсекатель соединен с закрепленным на нижней части стойки и хвостовика лапы питающим трубопроводом, на другом конце которого в средней зоне груди лапы закреплен делитель потока, выходные сопла которого взаимодействуют с наклонно установленными вносителями с отверстиями, расположенными на вносителе по спирали, при этом первое отверстие от делителя потока направлено вверх, а последующие направлены к лезвию лапы, шаг спирали равен удвоенной длине вносителя, причем питающий трубопровод изогнут по кривой, имеющей форму циклоиды.
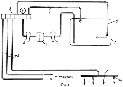
На фиг.1 изображена схема устройства для внутрипочвенного внесения удобрений, на фиг.2 – культиваторная лапа, вид сбоку, на фиг.3 – то же, вид сверху фиг.2, на фиг.4 – делитель потока с вносителями, вид сбоку, на фиг.5 – то же вид сверху фиг.4.
Устройство для внутрипочвенного внесения жидких удобрений монтируется на пропашной культиватор, например УСМК – 5,4, и состоит из следующих основных частей – бака 1 для жидких удобрений, всасывающего фильтра 2, насоса 3, напорного фильтра 4, регулятора-распределителя 5, напорных магистралей 6, сливного трубопровода 7, гидромешалки 8, секционных трубопроводов 9, патрубков 10, отсекателей 11, питающих трубопроводов 12, делителей потока 13, вносителей 14 с отверстиями 15, стоек 16 культиватора, культиваторных лап 17 с хвостовиками 18 и грудью 19. Патрубки 10, отсекатели 11, питающие трубопроводы 12, делители потока 13 и вносители 14 монтируются на стойках 16 и хвостовиках 18 культиваторных лап 17. При этом отсекатели устанавливаются таким образом, чтобы при работе устройства они находились вше уровня почвы. Вносители 14 расположены наклонно для надежного выхода жидкости и представляют собой отрезки труб с рядом отверстий 15, расположенных по спирали, при этом первое отверстие от делителя 13 потока, расположенного под грудью 19, направлено вверх, при этом поток жидкости, ударяясь о грудь лапы, частично растекается по ней, а частично разбрызгивается. Шаг спирали равен удвоенной длине вносителя, при этом отверстия направлены в сторону острия лапы, т.е. такое направление отверстий надежно обеспечивает распределение жидкости по ширине захвата лапы, при этом последнее отверстие расположено на нижней части вносителей, что обеспечивает вытекание жидкости полностью. Трубопровод 12 изогнут по кривой, имеющей форму циклоиды, которая обеспечивает надежную текучесть любой жидкости.
Устройство работает следующим образом. Культиваторные лапы 17 заглубляют на необходимую глубину. Рабочая жидкость из бака 1 насосом 3 через всасывающий 2 и напорный 4 фильтры подается к регулятору распределителю 5, которым устанавливается необходимое давление, и поток рабочей жидкости распределяется по напорным магистралям 6, часть жидкости сливается обратно в бак по сливному трубопроводу 7, а часть поступает к гидромешалке 8 для постоянного перемешивания жидкости в баке. По напорным трубопроводом 6 рабочая жидкость поступает в секционные трубопроводы 9 и по патрубкам 10 подается к отсекателям 11, после них по питающим трубопроводам 12 к делителям потока 13 и затем во вносители 14. Питающие трубопроводы 12 изогнуты по циклоиде, поэтому рабочая жидкость, подаваемая ими к делителям потока 13, за счет силы тяжести получает дополнительное ускорение. Это способствует скорейшему ее прохождению к вносителям. Делители потока 13 разделяют поток на две ветви к двум вносителям, расположенным параллельно лезвиям лапы. Рабочая жидкость истекает из отверстий 15 вносителей 14. Истечение рабочей жидкости начинается из верхнего отверстия, когда напор еще достаточно большой, следующая порция жидкости истекает из следующего отверстия, находящегося на чуть нижнем уровне, и так далее. Так как отверстия расположены по спирали, то они находятся на разной уменьшающейся высоте по отношению к горизонту, поэтому рабочая жидкость вытекает постоянно и ее хватает для последующего отверстия, находящегося на периферии вносителя 14, расположенной на его донной части. Такая конструкция вносителей позволяет веерообразно распределять жидкость по всей ширине захвата культиваторной лапы.
Предложенное устройство для внутрипочвенного внесения удобрений позволяет надежно и равномерно вносить жидкие удобрения по всей ширине лапы без забивания, так как вносители расположены под прикрытием лапы, а часть жидкости, ударяясь о нижнюю поверхность лапы, дополнительно разбрызгивается, тем самым исключают попадания большой дозы на корни культурных растений. Устройство надежно и эффективно в работе, просто в конструктивном выполнении и удобно в эксплуатации.
Формула изобретения
Устройство для внутрипочвенного внесения жидких удобрений, содержащее бак для жидкости, фильтры, насос с распределителем, напорный трубопровод, отсекатели, сливной трубопровод, гидромешалку, секционные трубопроводы, культиваторные лапы, закрепленные хвостовиками на стойках, отличающееся тем, что секционный трубопровод снабжен закрепленными на стойках вертикальными патрубками, а отсекатели жидкости закреплены на конце каждого патрубка, при этом каждый отсекатель соединен с закрепленным на нижней части стойки и хвостовика лапы питающим трубопроводом, на другом конце которого в средней зоне груди культиваторной лапы закреплен делитель потока, выходные сопла которого взаимодействуют с наклонно установленными вносителями с отверстиями, расположенными на вносителе по спирали, при этом первое отверстие от делителя потока направлено вверх, а последующие направлены к лезвию лапы, шаг спирали равен удвоенной длине вносителя, причем питающий трубопровод изогнут по кривой, имеющей форму циклоиды.
РИСУНКИ
MM4A – Досрочное прекращение действия патента СССР или патента Российской Федерации на изобретение из-за неуплаты в установленный срок пошлины за поддержание патента в силе
Дата прекращения действия патента: 02.10.2006
Извещение опубликовано: 20.05.2008 БИ: 14/2008
|
|