|
|
(21), (22) Заявка: 2003130671/15, 16.10.2003
(24) Дата начала отсчета срока действия патента:
16.10.2003
(43) Дата публикации заявки: 10.04.2005
(45) Опубликовано: 20.07.2005
(56) Список документов, цитированных в отчете о поиске:
RU 2038302 C1, 27.06.1995. SU 1650586 A1, 23.05.1991. RU 2081827 C1, 20.06.1997. RU 2158224 С1, 27.10.2000. US 4647439 A, 03.03.1987. US 3738411 А, 12.06.1973. WO 9402416 А1, 23.02.2003. Н.И.ЕРЕМИН, А.Н.НАУМЧИК, В.Г.КАЗАКОВ. Процессы и аппараты глиноземного производства. – М.: Металлургия, 1980, с.115-121.
Адрес для переписки:
624440, Свердловская обл., г. Краснотурьинск, ул. К. Маркса, 1, “БАЗ-СУАЛ”, БРИЗ, З.Р. Букриной
|
(72) Автор(ы):
Копытов Г.Г. (RU), Миндрахманов Ф.Ф. (RU), Карпов Н.А. (RU), Гордин О.Г. (RU), Таразанов А.А. (RU)
(73) Патентообладатель(и):
Открытое акционерное общество “Сибирско-Уральская Алюминиевая компания” (RU)
|
(54) СПОСОБ ВЫЩЕЛАЧИВАНИЯ БОКСИТА
(57) Реферат:
Изобретение относится к производству глинозема и может быть использовано в сфере автоклавного выщелачивания боксита. Способ выщелачивания боксита включает регенеративный нагрев пульпы в подогревателях в две стадии – сначала конденсатом пара первой ступени самоиспарения выщелочений пульпы, затем самим паром первой ступени, прокачивание нагретой пульпы через батарею автоклавов с окончательным нагревом паром ТЭЦ, двухступенчатое самоиспарение выщелоченной пульпы в самоиспарителях с подачей пара первой ступени на нагрев пульпы. Соотношение поверхностей нагрева пульпы в подогревателях первой и второй стадий выдерживают в пределах 0,25-0,40 при давлении пара первой ступени самоиспарения выщелоченной пульпы 6,0-7,0 ати. Изобретение позволяет максимально использовать тепло пара первой ступени самоиспарения выщелоченной пульпы. 1 ил.

Изобретение относится к производству глинозема и может быть использовано при автоклавном выщелачивании боксита.
Известен способ выщелачивания боксита (Мальц Н.С. Автоклавное выщелачивание бокситов. М., “Металлургия”, 1980, стр.24-28, рис.4), широко применяемый в производстве глинозема, заключающийся в прокачивании пульпы под давлением через батарею автоклавов с предварительным нагревом сырой пульпы в одну стадию, т.е. с использованием пара испарения выщелоченной пульпы лишь одного самоиспарителя, из которого питаются три подогревателя сырой пульпы, соединенные последовательно пульповым трубопроводом и параллельно – паровым. Конденсат после подогревателей направляется через самоиспаритель в бак горячей воды.
После предварительного нагрева пульпа окончательно нагревается в двух автоклавах до реакционной температуры острым паром ТЭЦ. Выщелоченная пульпа, пройдя автоклавную батарею, поступает в самоиспаритель, где за счет снижения давления с 23-24 до 6-7 ати вскипает. Пар подается в межтрубную часть всех трех подогревателей сырой пульпы, а пульпа – в самоиспаритель второй ступени, где ее давление снижается до 0,6-0,8 ати и она вновь вскипает. Пар подается в контактный подогреватель горячей воды, а пульпа – в мешалку разбавления.
Недостатком способа является неполное использование тепла пара самоиспарения выщелоченной пульпы, т.е. наблюдается значительный проскок пара вместе с конденсатом из подогревателей.
Известен также способ (патент РФ №2038302) переработки боксита, ничем, в принципе, не отличающийся от аналога, за исключением того, что пар самоиспарения выщелоченной пульпы направляют не во все три подогревателя сырой пульпы, а только в два. Пароконденсатная же смесь, образовавшаяся в них, подается в первый по ходу пульпы подогреватель, т.е. тепло пароконденсатной смеси тоже используется, в отличие от способа-аналога, для нагрева сырой пульпы. Таким образом, нагрев пульпы осуществляется в две стадии.
Недостатком способа является, как и способа-аналога, неполное использование тепла пара самоиспарения выщелоченной пульпы из-за недостатка поверхности нагрева паро-пульповых подогревателей (пар не конденсируется полностью).
Задача изобретения – устранение указанного недостатка.
Техническим результатом изобретения является максимально возможное (оптимальное) использование тепла пара первой ступени самоиспарения выщелоченной пульпы.
Технический результат достигается оптимальным соотношением поверхностей нагрева пульпы в первой и второй стадиях соответственно соотношению теплосодержания конденсата и пара при давлении первой ступени самоиспарения (6,0-7,0 ати).
Например, согласно таблице параметров пара в соотношении насыщения при давлении 6,0 ати теплосодержания конденсата и пара за вычетом теплосодержания конденсата соответственно равны: 165,7 ккал/кг и 494,2 ккал/кг, а при давлении 7,0 ати – 171,4 и 489,8 ккал/кг. Значит для того, чтобы наиболее рационально использовать их тепло, поверхности подогревателей, работающих на конденсате и паре, должны соответствовать соотношению их теплосодержаний при указанных давлениях: 165,7:494,2=1,335 и 171,4:489,8=0,350.
При этом принципиальная схема выщелачивания боксита включает регенеративный нагрев пульпы в две стадии – сначала конденсатом пара первой ступени самоиспарения выщелоченной пульпы, затем самим паром первой ступени. Нагрев производится при соотношении поверхностей нагрева пульпы в подогревателях первой и второй стадий в пределах 0,25-0,40 при давлении пара первой ступени самоиспарения выщелоченной пульпы 6,0-7,0 ати.
После предварительного нагрева, как и в способе-прототипе, пульпа прокачивается через автоклавную батарею и окончательно нагревается паром ТЭЦ, выщелачивается и самоиспаряется, как уже было сказано, в две стадии (ступени).
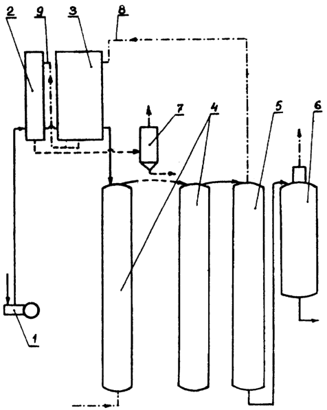
На чертеже дана упрощенная схема предлагаемого способа выщелачивания боксита.
Схема включает в себя поршневой насос 1, прокачивающий пульпу через подогреватели 2 и 3, автоклавную батарею 4, состоящую обычно из 8-10 автоклавов (на чертеже указаны два), самоиспарители 5 и 6 первой и второй ступени соответственно. Для снижения давления конденсата из подогревателя 2 служит самоиспаритель 7. Подача пара из самоиспарителя 5 в подогреватели 3 осуществляется по трубопроводу 8, а подача паро-конденсатной смеси из подогревателей 3 в подогреватель 2 – по трубопроводу 9. Остальные трубопроводы не обозначены как не входящие в отличительную часть данного технического решения от известных.
Способ осуществляется следующим образом.
Поршневым насосом 1 сырая пульпа из приемной мешалки подается в подогреватель 2, где нагревается конденсатом пара, затем – в подогреватели 3, где нагревается паром первой ступени самоиспарения выщелоченной пульпы. Затем пульпа поступает в автоклавную батарею 4, где окончательно нагревается паром ТЭЦ до реакционной температуры и выщелачивается. Выщелоченная пульпа выгружается в самоиспаритель 5, где за счет снижения давления вскипает. Пар самоиспарения, как уже указывалось, с давлением 6-7 ати по трубопроводу 8 поступает в межтрубную часть подогревателей 3, а из них в виде конденсата пара по трубопроводу 9 направляется в межтрубное пространство подогревателя 2. Конденсат направляется в самоиспаритель 7 конденсата (как в известной схеме) и далее – в бак горячей воды.
Таким образом, в предлагаемом способе, как и в способе прототипе, применяется двухстадийный пароконденсатный нагрев пульпы, но с использованием не трех стандартных двухходовых подогревателей, выпускаемых промышленностью с поверхностью нагрева 35-38 м, хорошо зарекомендовавших себя в сфере автоклавного выщелачивания боксита, а четырех (один на первой стадии, три на второй).
Это обусловлено необходимостью выдерживания соотношения поверхностей нагрева первой и второй стадий в пределе соответствия с указанными соотношениями теплосодержаний конденсата и греющего пара. Поэтому в первой стадии нагрева пульпы необходимо использовать один подогреватель, а во второй стадии нагрева паром – три. Варианты соотношения поверхностей:
35:(3·35)=0,333; 35:(3·38)=0,307;
38:(3·35)=0,362; 38:(3·38)=0,333;
Учитывая при этом, что проскок пара из подогревателей второй стадии нагрева в первую в малой степени необходим для устранения возможности переполнения межтрубной части подогревателей конденсатом, и учитывая также фактор разных производственных отклонений, соотношение должно быть в пределах 0,25-0,40.
Проведенные производственные испытания показали, что в предлагаемом способе регенеративный нагрев пульпы более эффективен, чем в способе-аналоге (повышение температуры пульпы по сравнению с ним на 4-5°С).
При этом по расчету теплового баланса, на второй стадии нагрева достаточно иметь поверхность в пределах 115 м при производительности автоклавной батареи 85-105 м3/ч пульпы.
Формула изобретения
Способ выщелачивания боксита, включающий регенеративный нагрев пульпы в подогревателях в две стадии – сначала конденсатом пара первой ступени самоиспарения выщелоченной пульпы, затем самим паром первой ступени, прокачивание нагретой пульпы через батарею автоклавов с окончательным нагревом паром ТЭЦ, двухступенчатое самоиспарение выщелоченной пульпы в самоиспарителях с подачей пара первой ступени на нагрев пульпы, отличающийся тем, что соотношение поверхностей нагрева пульпы в подогревателях первой и второй стадий выдерживают в пределах 0,25-0,40 при давлении пара первой ступени самоиспарения выщелоченной пульпы 6,0-7,0 ати.
РИСУНКИ
|
|